FreeRADIUS
FreeRADIUS statistics dashboard for exporter: github.com/thebinary/radmin_exporter/releases/tag/0.0.1
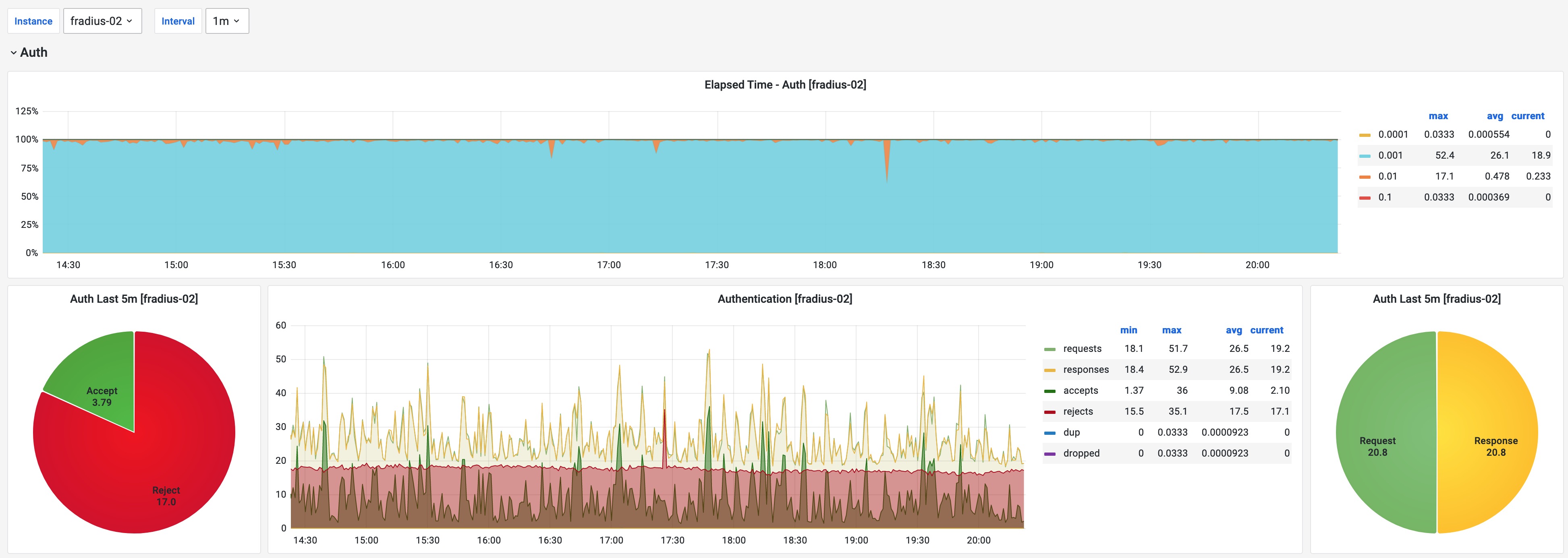
FreeRADIUS Statistics dashboard:
- Authentication Elapsed Time statistics
- Authentication Request and Response counters
- Accounting Elapsed Time statistics
- Accounting Request and Response counters
- Queue statistics
Data source config
Collector config:
Upload an updated version of an exported dashboard.json file from Grafana
| Revision | Description | Created | |
|---|---|---|---|
| Download |
