NodeJS Applications Dashboard
node.js prometheus client basic metrics
Grafana Dashboards
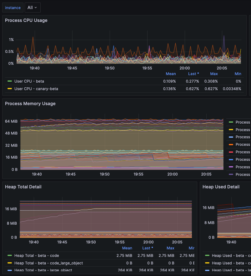
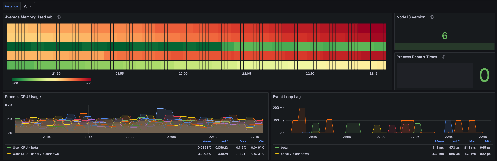
NodeJS prom-client supports a rich collection of prometheus metrics. If you have prometheus and grafana installed on your cluster then prometheus will already be scraping this data due to the scrape annotation on the deployment.
Note
This assumes that you have used Recommended Labels. Make sure you have app.kubernetes.io/name label.
Requirements
- Grafana >= 10.0
Data source config
Collector config:
Upload an updated version of an exported dashboard.json file from Grafana
| Revision | Description | Created | |
|---|---|---|---|
| Download |
Node.js
Easily monitor your deployment of Node.js, the open source JavaScript runtime, with Grafana Cloud's out-of-the-box monitoring solution.
Learn more