Kube Image Keeper
Kube Image Keeper Dashboard
Description
Warning: Metrics are available with kube-image-keeper >= v1.2.0
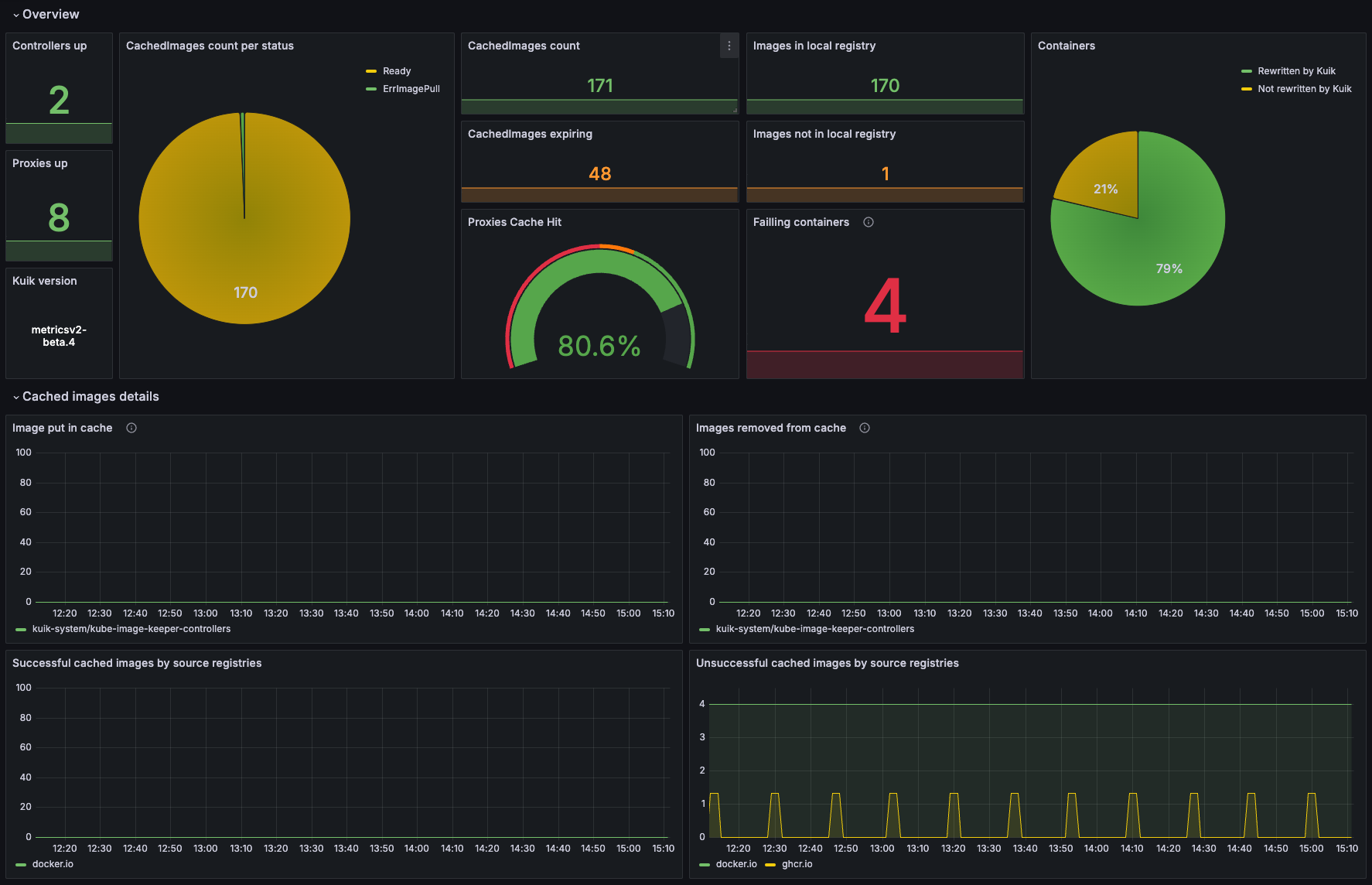
kube-image-keeper (a.k.a. kuik, which is pronounced /kwɪk/, like “quick”) is a container image caching system for Kubernetes. It saves the container images used by your pods in its own local registry so that these images remain available if the original becomes unavailable.
To assist with operations and provide a visualization of kube-image-keeper activities, Prometheus metrics are exposed from the three components (proxy, controller and registry) and this dashboard helps to vizualise its activities.
Installation
Please refer to the official documentation of Kube Image Keeper
Data source config
Collector config:
Upload an updated version of an exported dashboard.json file from Grafana
| Revision | Description | Created | |
|---|---|---|---|
| Download |
Kubernetes
Monitor your Kubernetes deployment with prebuilt visualizations that allow you to drill down from a high-level cluster overview to pod-specific details in minutes.
Learn more