z/VM APVIRT and Crypto Express

z/VM APVIRT and Crypto Express screenshot 1
z/VM APVIRT and Crypto Express screenshot 2

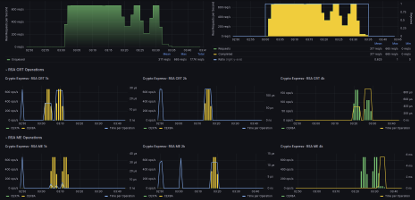
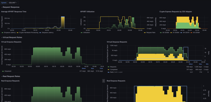
This dashboard is useful for customers using z/VM® with IBM Crypto Express Cryptographic Coprocessors. The different panels in the dashboard show throughput rate and response time for various cryptographic operations performed by the Crypto Express adapters, as well as the performance metrics for the virtualization of the adapters as done by z/VM.

The metrics to populate the dashboard are provided by the default configuration of the z/VM Performance Data Pump when Crypto Express hardware is configured in the system.

This dashboard is licensed by IBM under the Apache 2.0 License and is provided ‘as is’ without warranty, representation, support, maintenance or an obligation to issue updates.

Revisions
RevisionDescriptionCreated

Get this dashboard

Import the dashboard template

or

Download JSON

Datasource
Dependencies