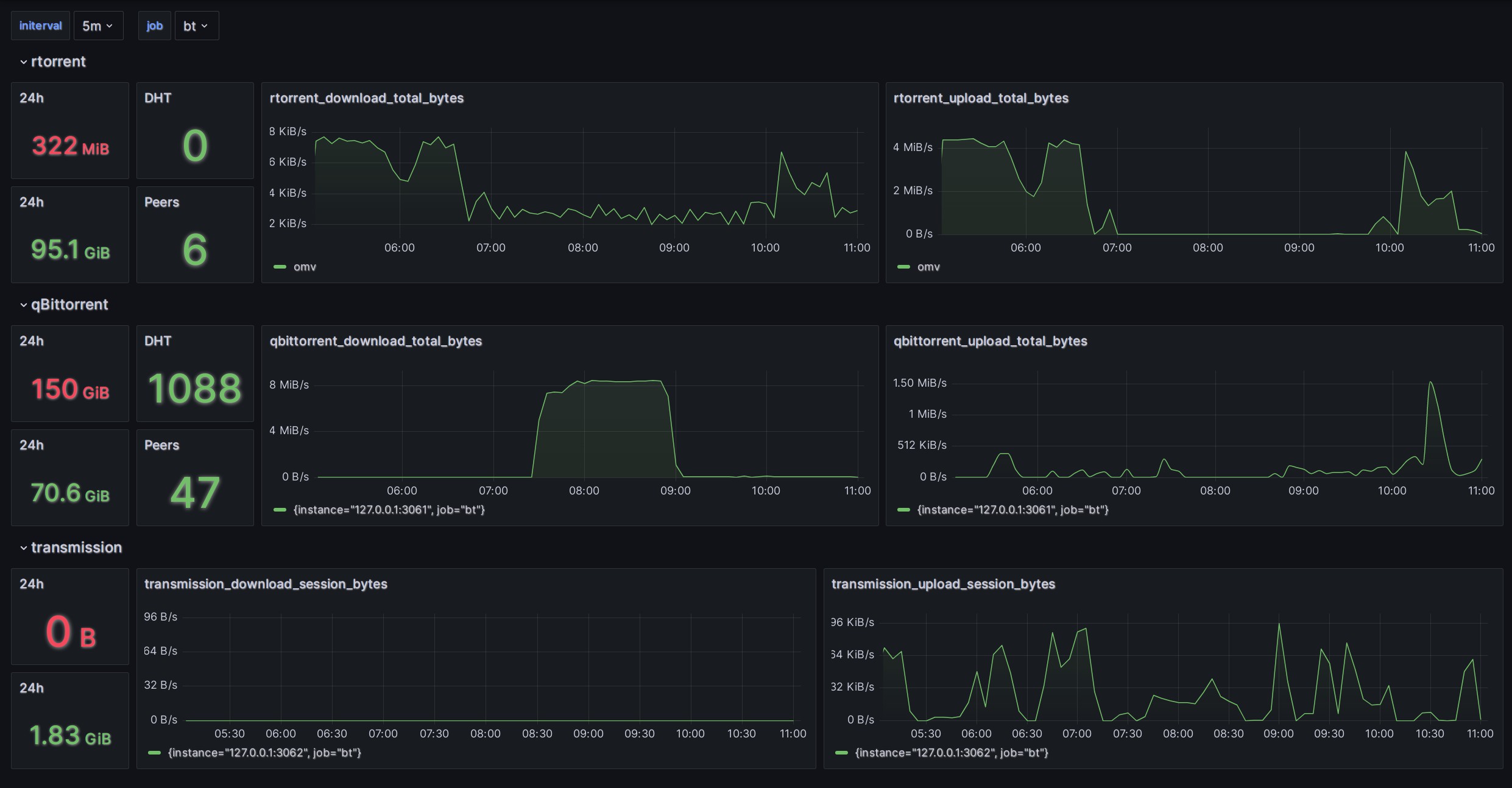
BT downloader exporter
works with https://github.com/trim21/downloader-prom-exporter
this dashboard works with https://github.com/trim21/downloader-prom-exporter
Data source config
Collector config:
Upload an updated version of an exported dashboard.json file from Grafana
| Revision | Description | Created | |
|---|---|---|---|
| Download |
