Pipymo Cluster State
A dashboard for the pipymo server monitor
Introducing PiPyMo: Your Raspberry Pi Monitoring Dashboard
PiPyMo is a comprehensive monitoring dashboard designed specifically for Raspberry Pi systems. It offers a range of powerful features to help you track and analyze the performance of your devices. With PiPyMo, you can monitor various metrics including Docker container stats, CPU usage, memory usage, temperature, disk usage, and even execute custom commands over HTTP.
Key Features of PiPyMo:
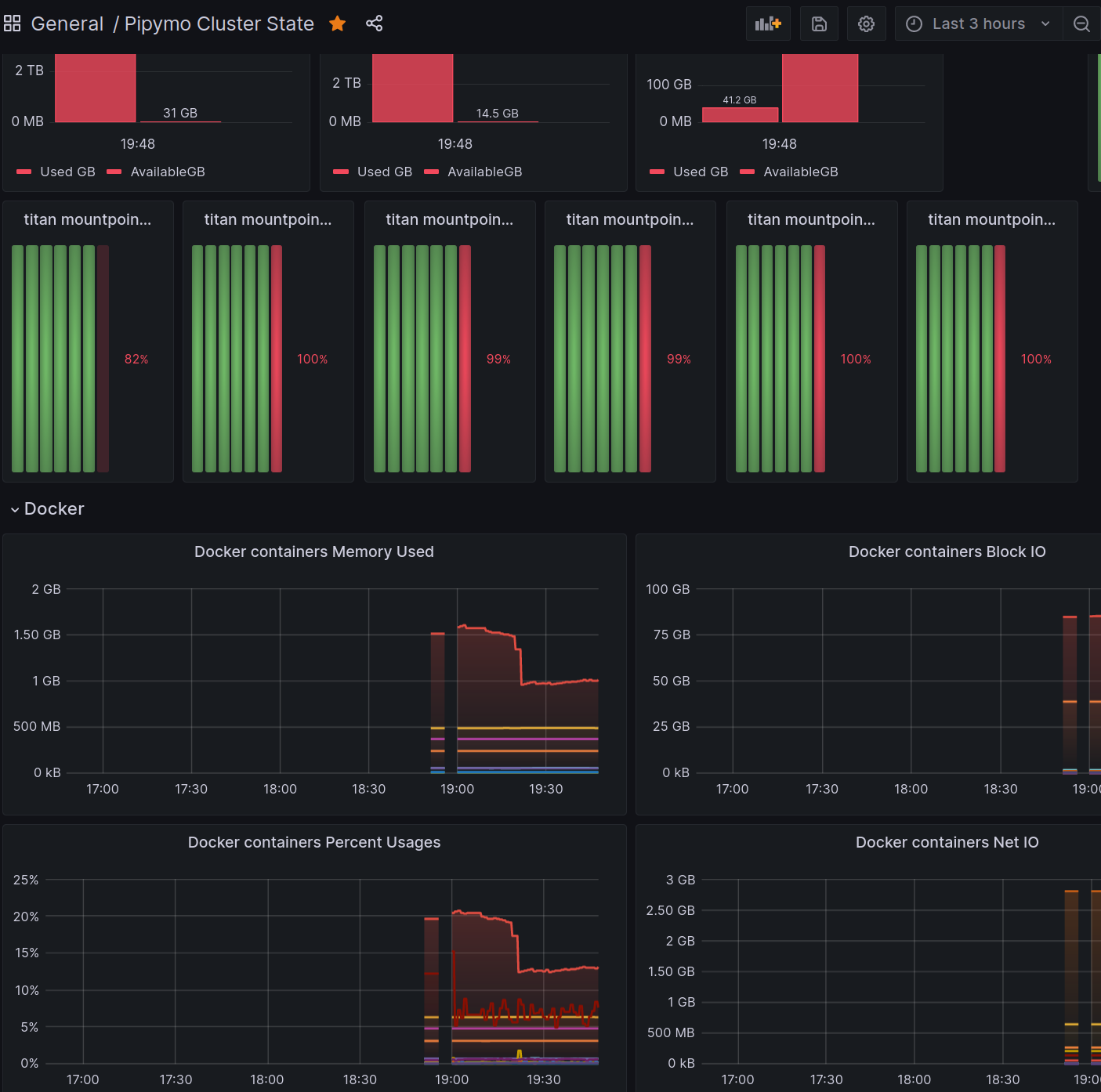
Docker Container Stats: PiPyMo provides real-time insights into the performance of Docker containers running on your Raspberry Pi devices. You can monitor metrics such as CPU usage, memory usage, network statistics, and container health, enabling you to optimize containerized applications effectively.
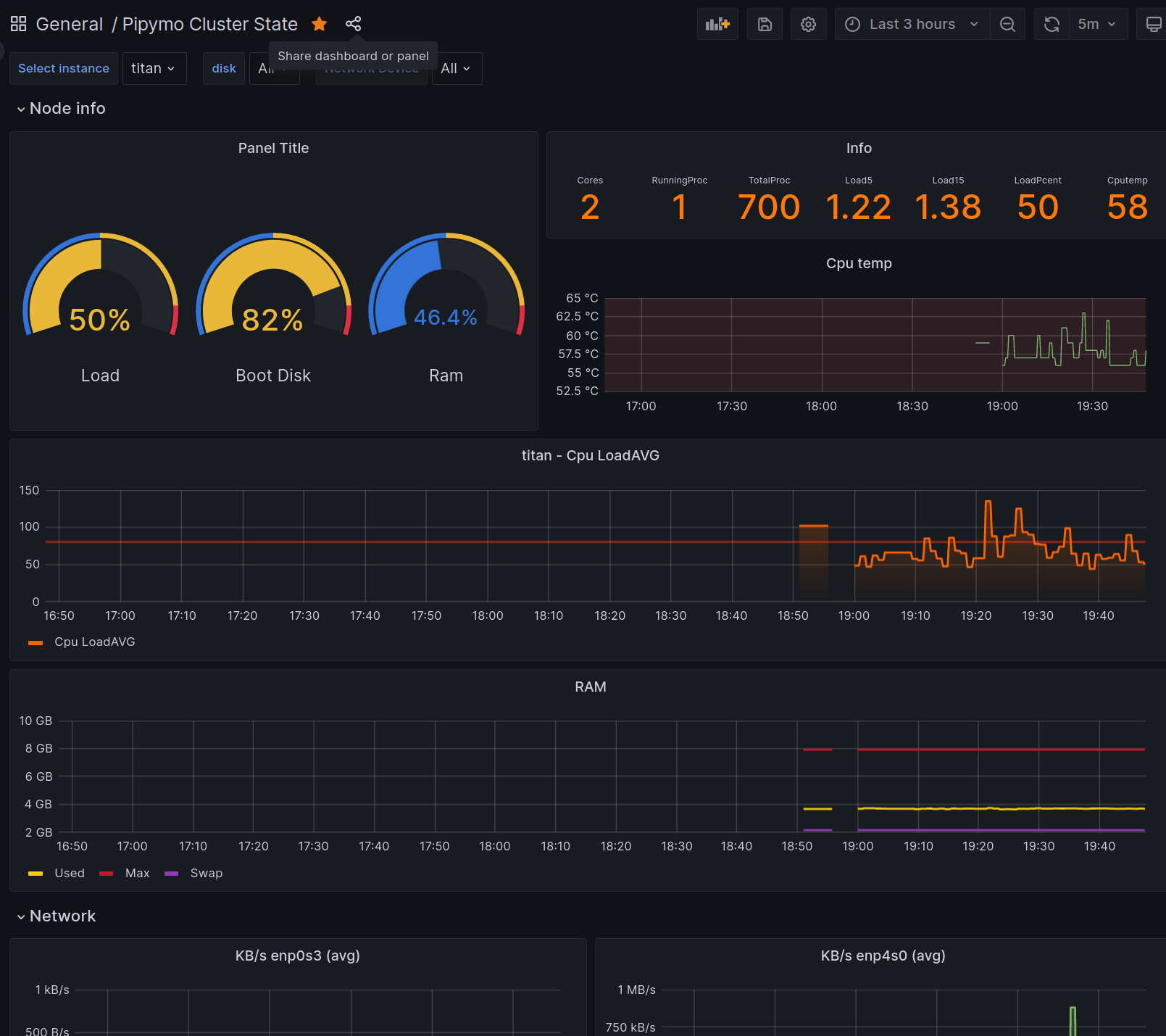
CPU Usage: PiPyMo tracks the CPU usage of your Raspberry Pi devices, giving you visibility into the system's processing power. By monitoring CPU usage, you can identify resource-intensive processes and ensure efficient utilization of your device's computing capabilities.
Memory Usage: PiPyMo monitors the memory usage of your Raspberry Pi, allowing you to keep tabs on how memory is being utilized. By tracking memory usage, you can identify potential memory leaks, optimize memory allocation, and ensure smooth performance of your applications.
Temperature Monitoring: PiPyMo provides temperature monitoring for your Raspberry Pi devices. Overheating can impact performance and potentially damage your device. By monitoring temperature, you can detect abnormal readings, take preventive measures, and ensure optimal operating conditions.
Disk Usage: PiPyMo keeps an eye on the disk usage of your Raspberry Pi, allowing you to identify storage bottlenecks and avoid running out of disk space. By monitoring disk usage, you can proactively manage storage resources and prevent critical issues caused by insufficient disk space.
Custom Commands over HTTP: PiPyMo allows you to execute custom commands remotely using HTTP requests. This feature empowers you to perform specific actions or retrieve information from your Raspberry Pi devices programmatically, enabling automation and integration with other systems or tools.
PiPyMo’s intuitive web-based dashboard presents the collected metrics in an organized and visually appealing manner. You can easily navigate through the different metrics, view historical data, and set up alerts based on predefined thresholds or custom rules.
Whether you are an enthusiast, a developer, or a system administrator, PiPyMo provides a comprehensive monitoring solution tailored to Raspberry Pi systems. Gain valuable insights into the performance of your devices, optimize resource allocation, and ensure the smooth operation of your Raspberry Pi projects.
Visit our website or GitHub repository to learn more about PiPyMo, access the documentation, and get started with monitoring your Raspberry Pi devices today!
See more in https://github.com/dirop1/pipymo
Data source config
Collector config:
Upload an updated version of an exported dashboard.json file from Grafana
| Revision | Description | Created | |
|---|---|---|---|
| Download |
