GitLab Self-managed - Service Platform Metrics

Self-defined Dashboard for service of GitLab

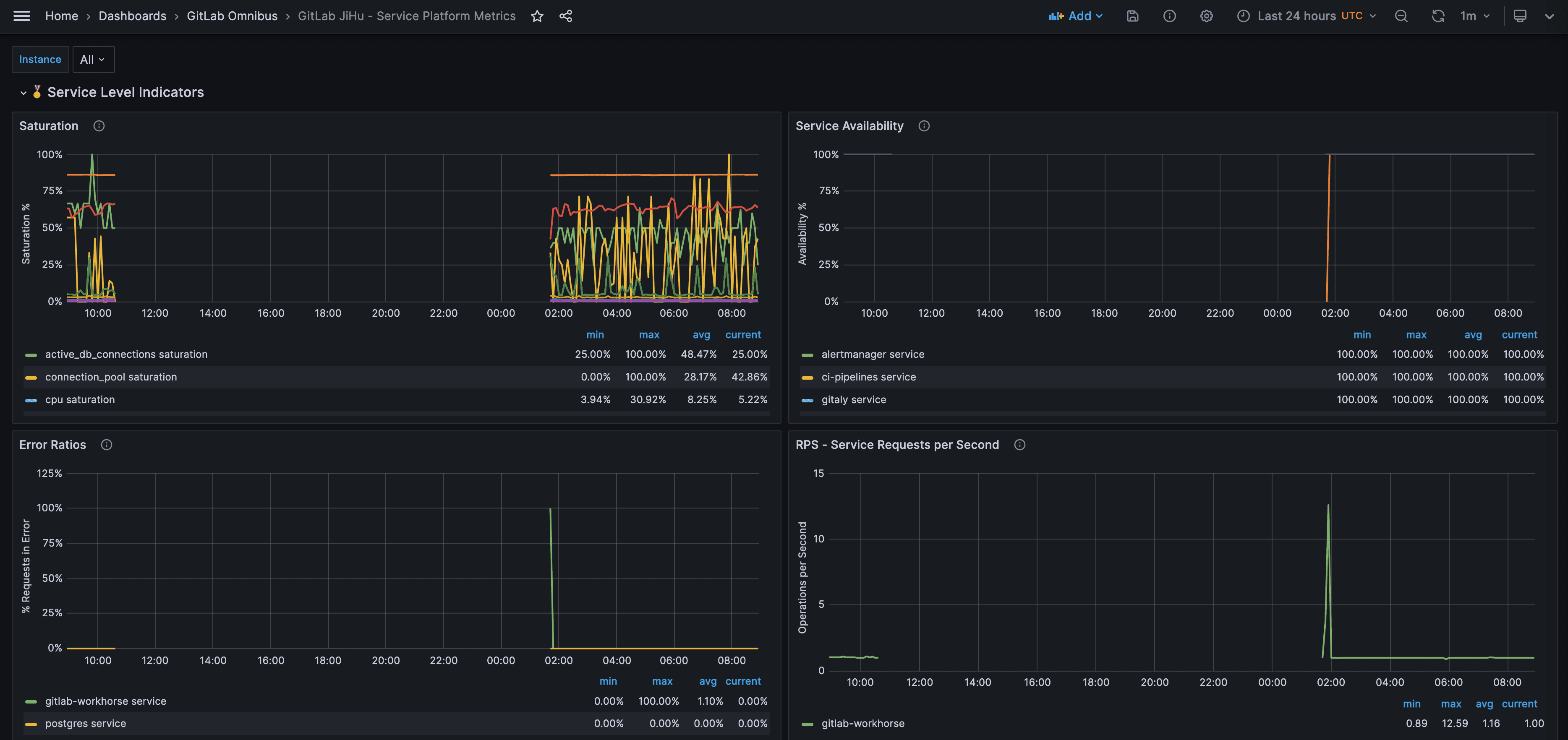
GitLab Self-managed - Service Platform Metrics screenshot 1
The GitLab Self-managed - Service Platform Metrics dashboard uses the prometheus data source to create a Grafana dashboard with the graph panel.
Revisions
RevisionDescriptionCreated
GitLab

GitLab

by Grafana Labs
Grafana Labs solution

Monitor GitLab with Grafana. Easily monitor your GitLab Enterprise Edition with Grafana Cloud's out-of-the-box monitoring solution.

Learn more

Get this dashboard

Import the dashboard template

or

Download JSON

Datasource
Dependencies