Cosmos Chain Validator
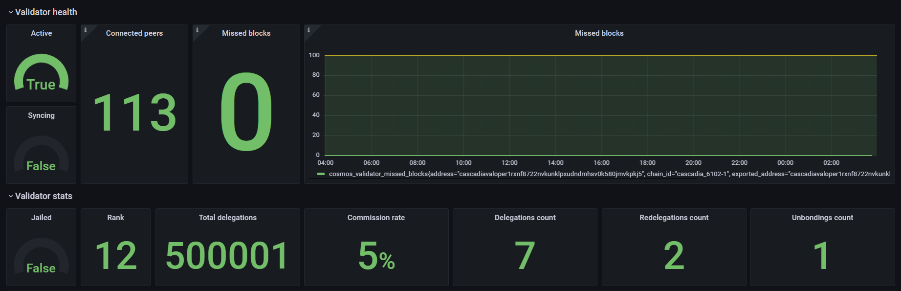
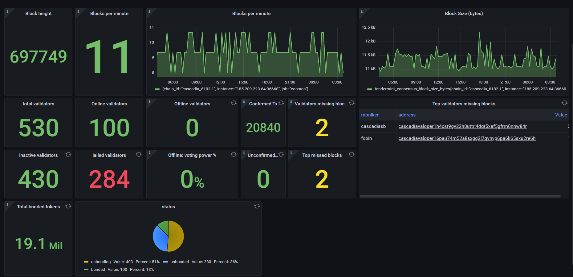
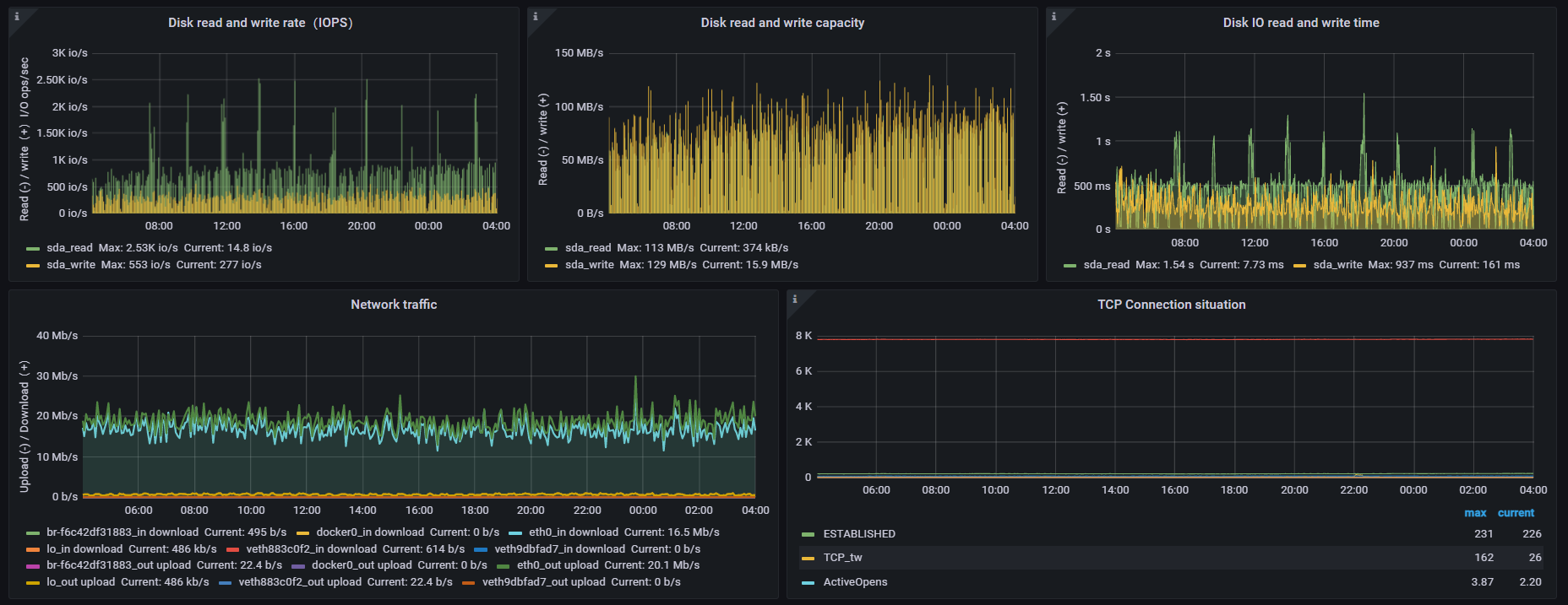
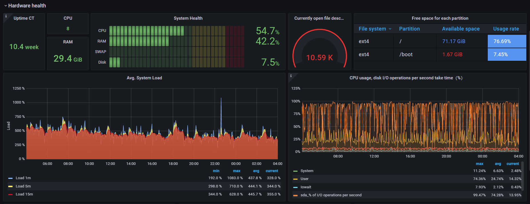
Dashboard to monitor cosmos validator / chain health / hardware health
Display the stats of a validator / chain / hardware on a Cosmos-based blockchain. Based on:
Tested on Grafana 8.5.25
Dependencies:
- Grafana
- Prometheus
- cosmos-exporter
- node-exporter
Data source config
Collector config:
Upload an updated version of an exported dashboard.json file from Grafana
| Revision | Description | Created | |
|---|---|---|---|
| Download |
Azure Cosmos DB
With the Grafana plugin for Azure Cosmos DB, you can quickly visualize and query your Azure Cosmos DB data from within Grafana.
Learn more