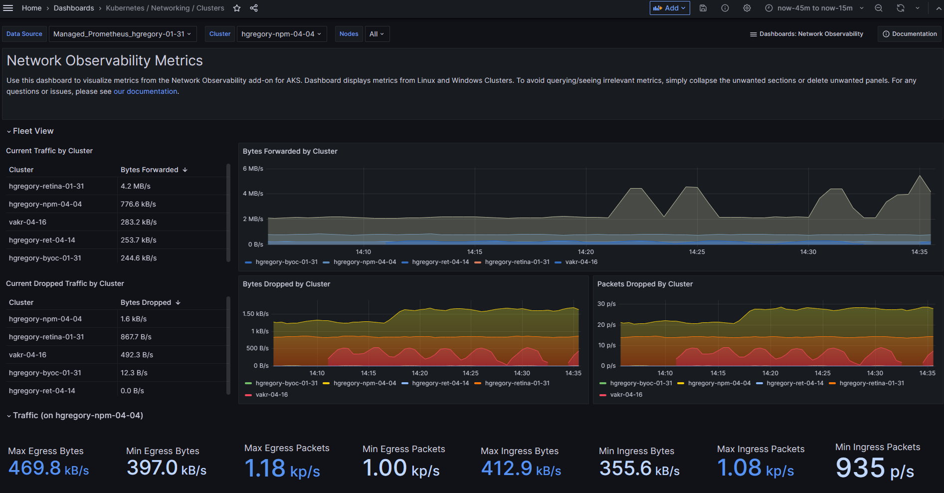
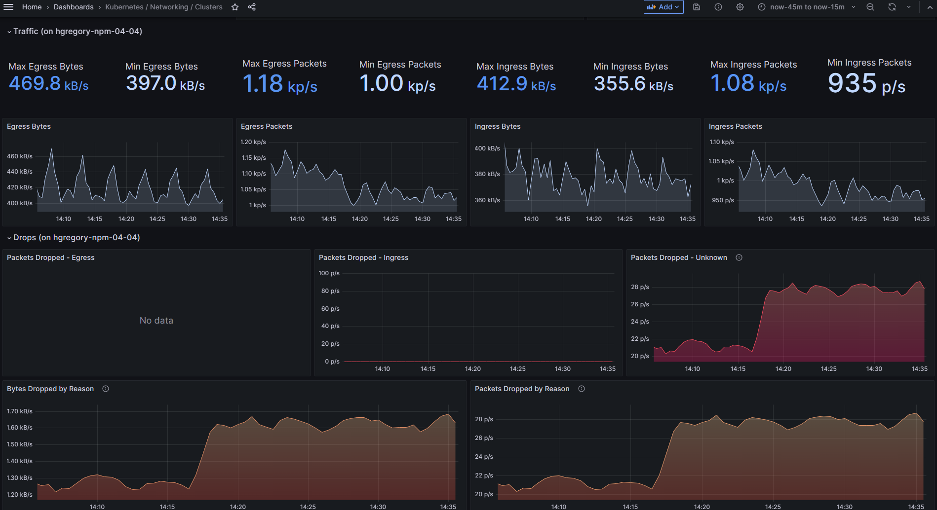
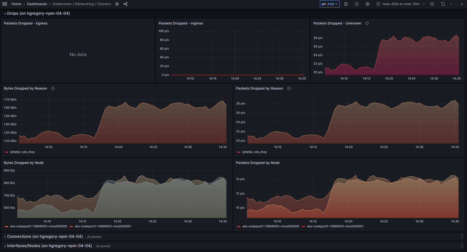
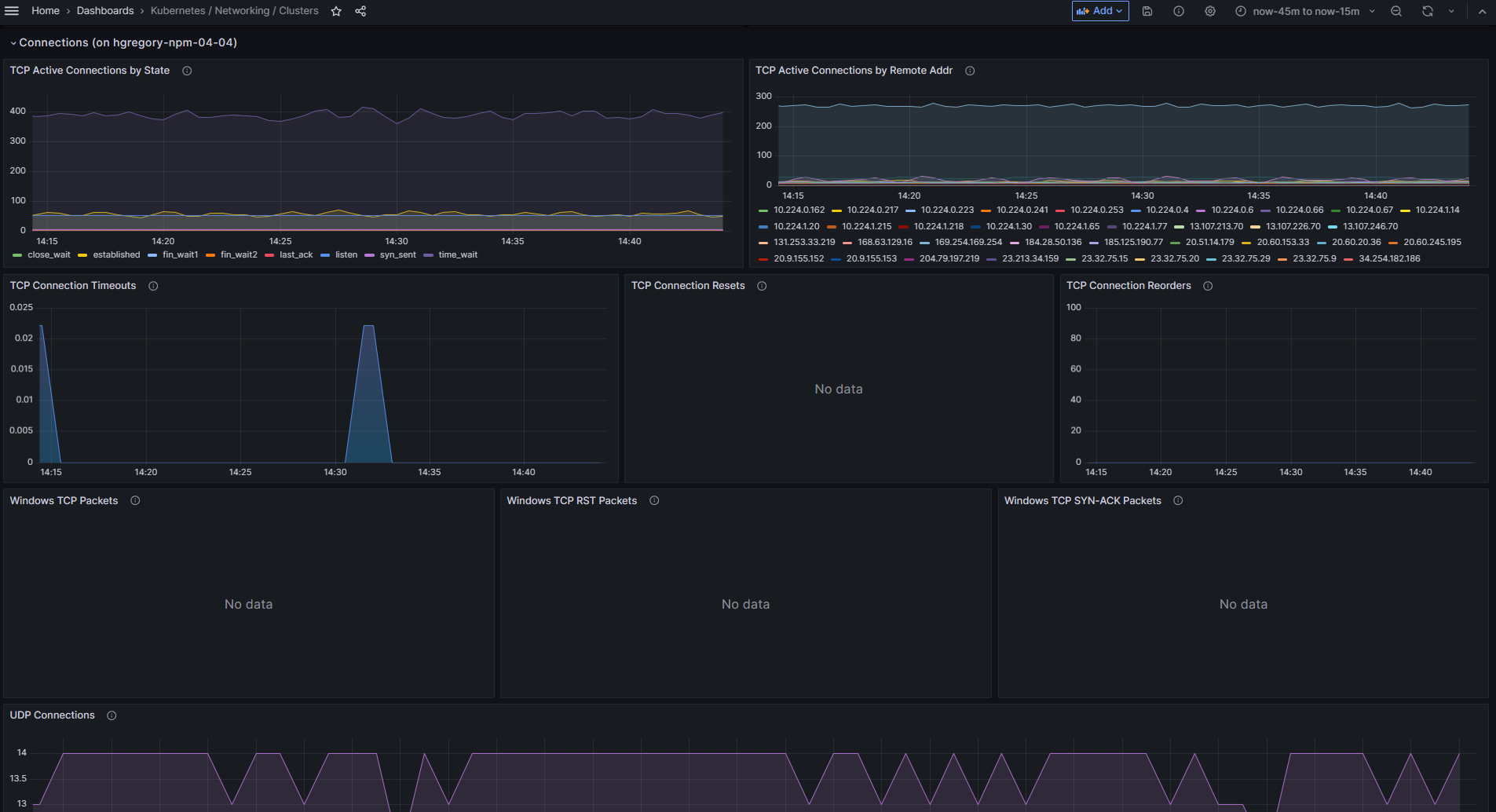
Kubernetes / Networking / Clusters
Key benefits:
- Get access to cluster- and node-level network metrics like packet drops, connections stats and more.
- Support for all Azure CNIs - AzureCNI and AzureCNI Powered by Cilium
- Support for all AKS node types - Linux and Windows
- Easy deployment using native Azure tools - AKS CLI, ARM templates, PowerShell, etc.
- Seamless integration with the Azure managed Prometheus and Azure-managed Grafana offerings.
Read more in the Network Observability add-on documentation and in our blog.
Data source config
Collector config:
Upload an updated version of an exported dashboard.json file from Grafana
| Revision | Description | Created | |
|---|---|---|---|
| Download |
Kubernetes
Monitor your Kubernetes deployment with prebuilt visualizations that allow you to drill down from a high-level cluster overview to pod-specific details in minutes.
Learn more