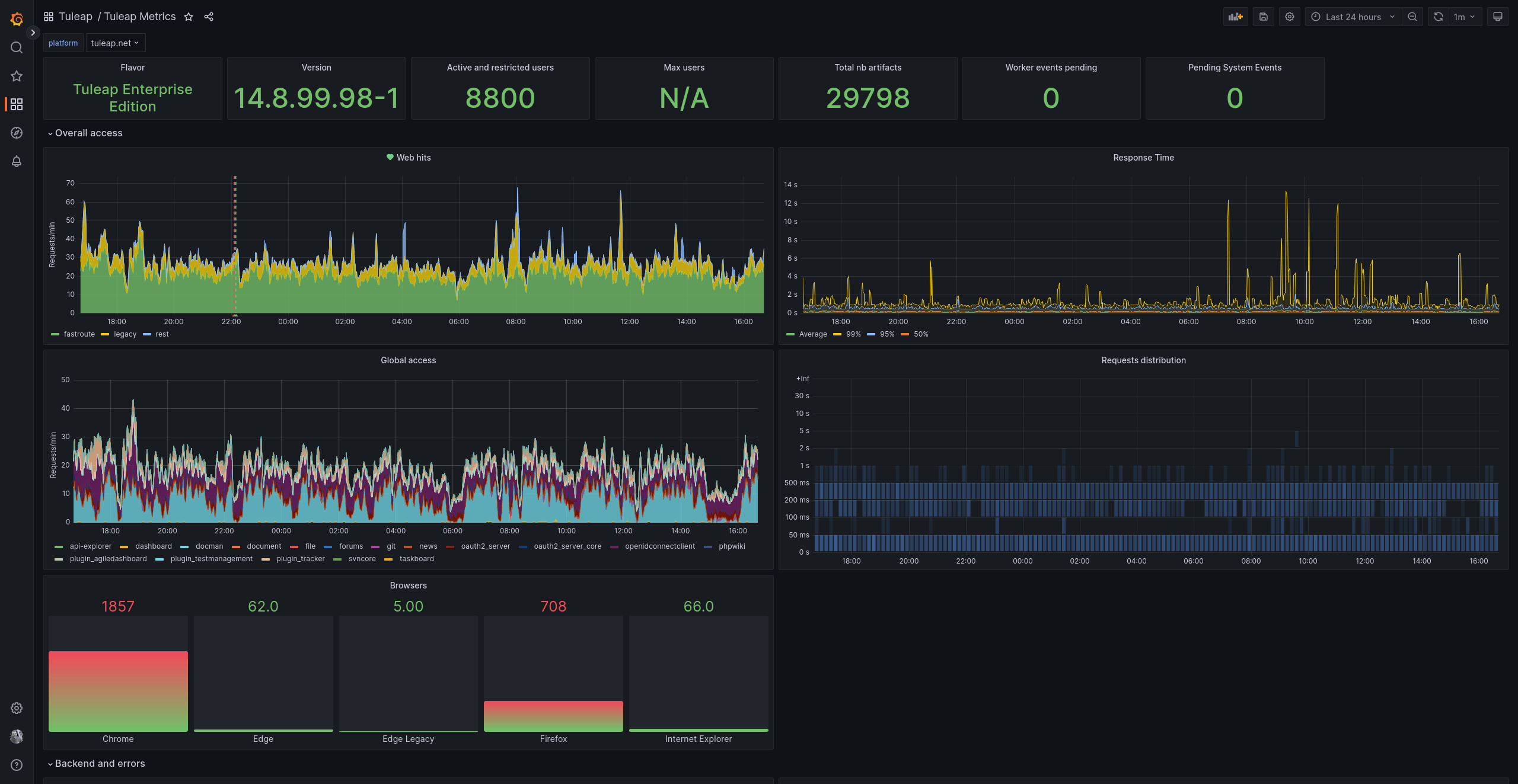
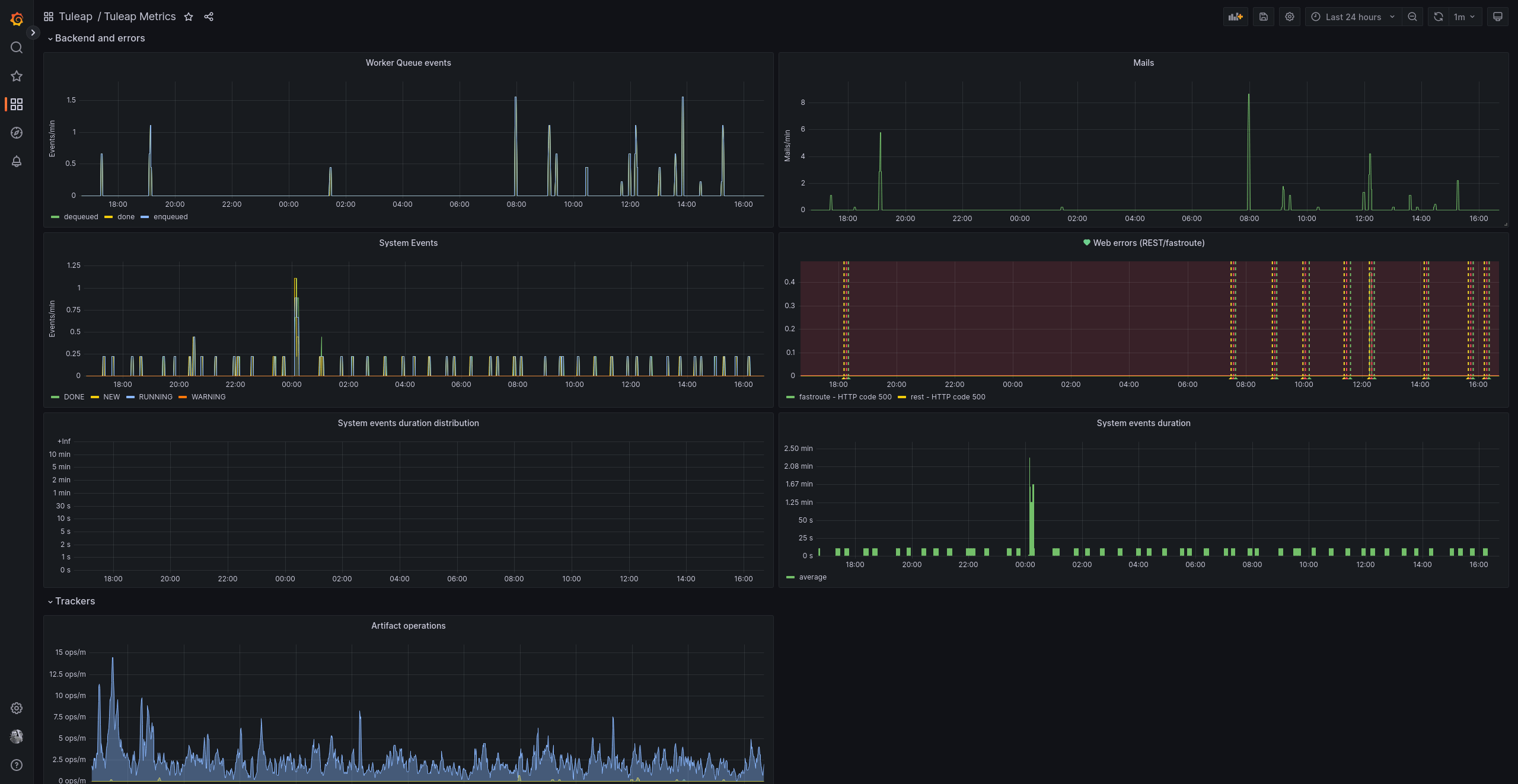
Tuleap Metrics
Tuleap Metrics is the best companion to Ops teams running Tuleap.
You will find:
- Key performance metrics: request durations, request distribution
- Usage: type of requests, used services, artifact operations
- System health: emails sent, consumption of events, workers and errors
- User behaviour metrics: browser usage, logins, active project and users
See more Tuleap and Documentation
Data source config
Collector config:
Upload an updated version of an exported dashboard.json file from Grafana
| Revision | Description | Created | |
|---|---|---|---|
| Download |
