celestia
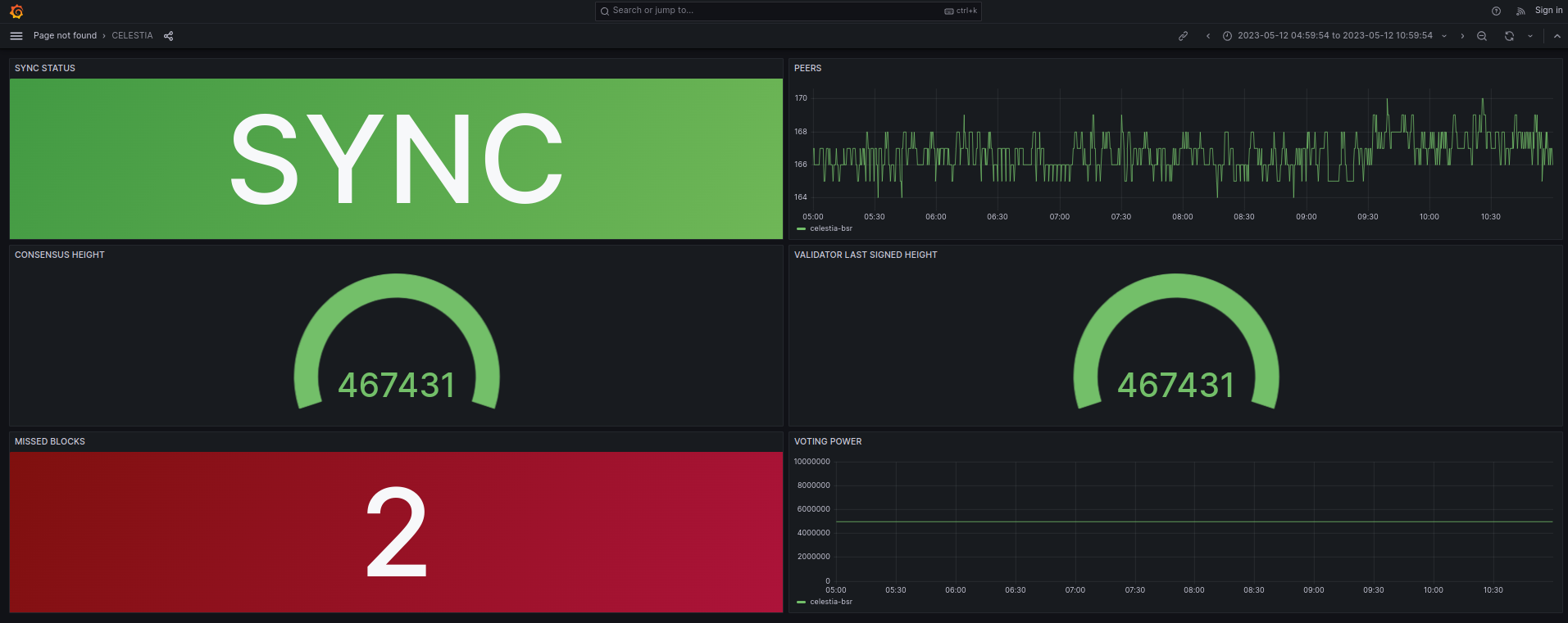
A simple but useful dashboard to get you started.
A simple but useful dashboard to get you started. You could see the tendermint docs to add more metrics to the dashboard.
Data source config
Collector config:
Upload an updated version of an exported dashboard.json file from Grafana
| Revision | Description | Created | |
|---|---|---|---|
| Download |
