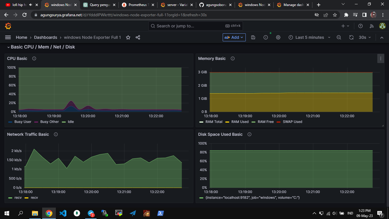
Windows Node Exporter
a beautiful windows server exporter dashboard, edited from node exporter full
windows exporter used windows exporter link
https://github.com/prometheus-community/windows_exporter
please login an give me a stars
add windows exporter
- job_name: windows
scrape_interval: 10s
static_configs:
- targets:
- localhost:9182
Data source config
Collector config:
Upload an updated version of an exported dashboard.json file from Grafana
| Revision | Description | Created | |
|---|---|---|---|
| Download |
Linux Server
Monitor Linux with Grafana. Easily monitor your Linux deployment with Grafana Cloud's out-of-the-box monitoring solution.
Learn more