Blackbox exporter - multiple locations
Visualizes blackbox exporter metrics running in multiple locations while considering the consensus
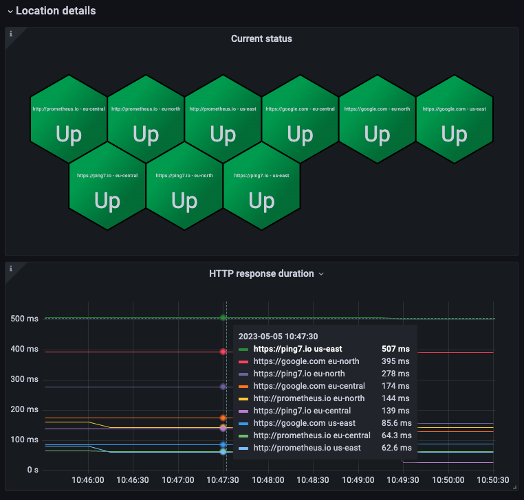
This is a dashboard for multiple blackbox exporter running in different locations to form a consensus about the availability. Multiple sections exist:
- overall availability
- an SSL overview incl. expiry dates
- location details to drill down to each blackbox exporter location
Data source config
Collector config:
Upload an updated version of an exported dashboard.json file from Grafana
| Revision | Description | Created | |
|---|---|---|---|
| Download |
