Windows Host Metrics | Base 10171

基于10171模板进行修改的,兼容高版本的windows_exporter。 当前适配版本Grafana9.4.7+windows_exporter-0.22.0-386.exe。

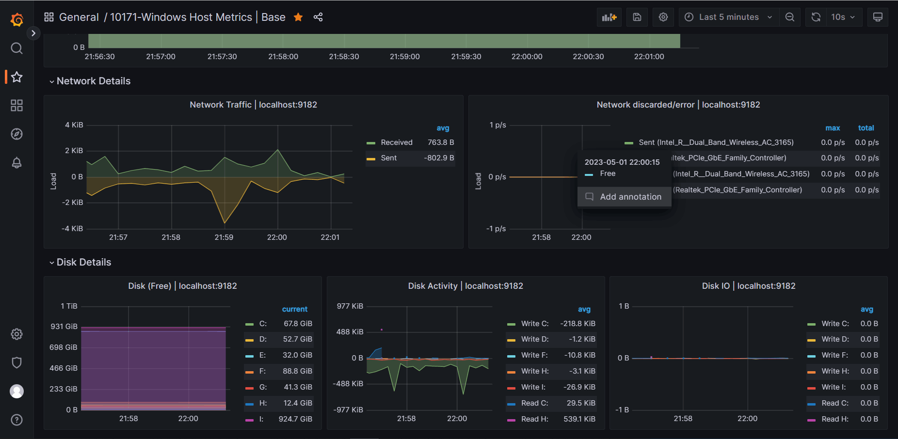
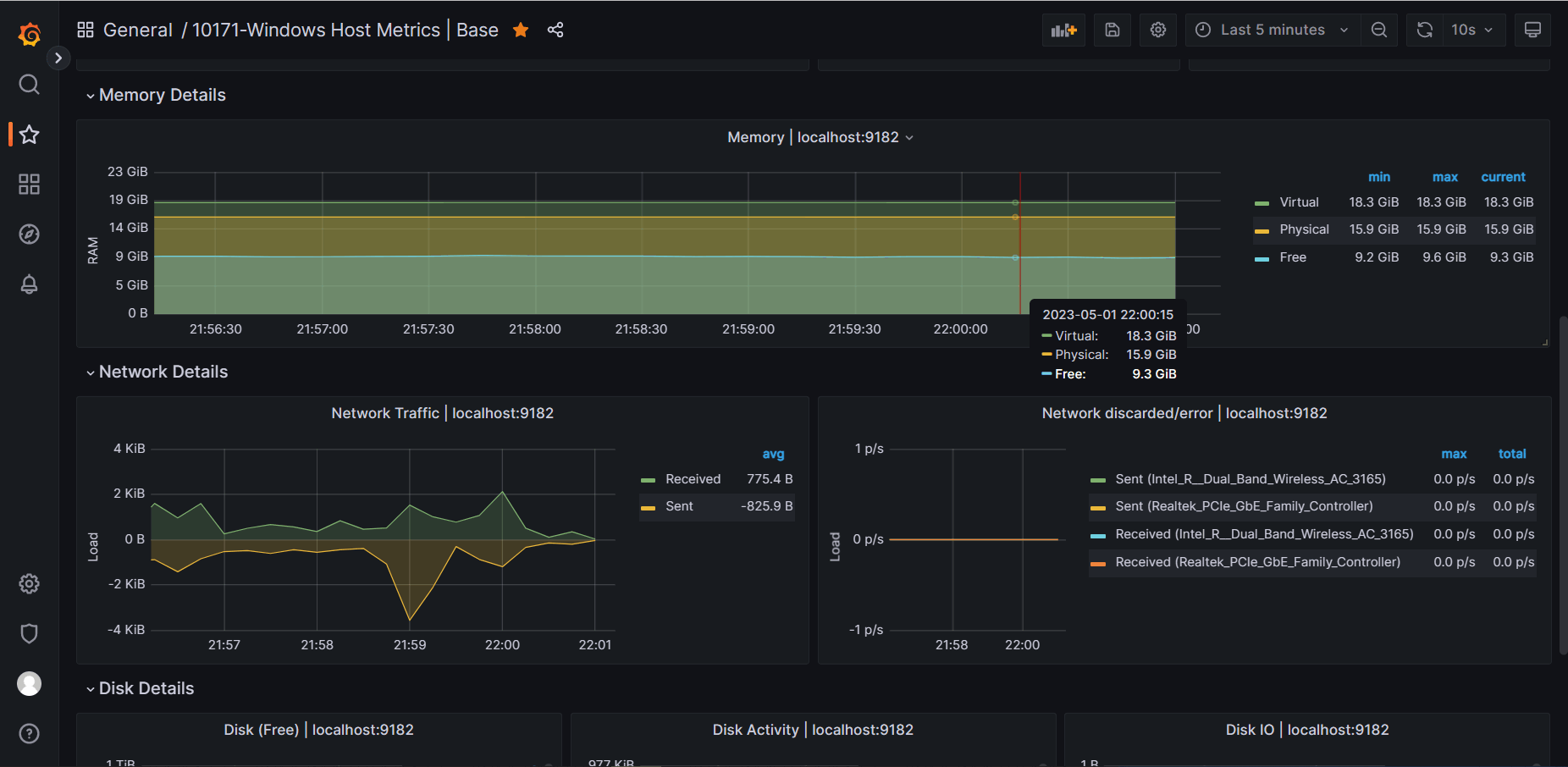
Windows Host Metrics | Base 10171 screenshot 1
Windows Host Metrics | Base 10171 screenshot 2
Windows Host Metrics | Base 10171 screenshot 3

监控Windows系统。

Revisions
RevisionDescriptionCreated
Windows

Windows

by Grafana Labs
Grafana Labs solution

Easily monitor your deployment of the Windows operating system with Grafana Cloud's out-of-the-box monitoring solution.

Learn more

Get this dashboard

Import the dashboard template

or

Download JSON

Datasource
Dependencies