kernel eBPF hook
Add ebpf-exporter metrics dashboard
Kubeservice eBPF Exporter
eBPF Exporter is a Prometheus exporter for custom eBPF metrics.
Kubeservice eBPF Exporter motivation of this exporter is to allow you to write eBPF code and export metrics that are not otherwise accessible from the Linux kernel.
This chart creates a Kubeservice eBPF Exporter deployment on a Kubernetes cluster using the Helm package manager.
Source Code
Requirements
Kubernetes 1.13+ Kernel 4.15+
Add Helm repository
helm repo add kubeservice-stack https://kubeservice-stack.github.io/kubservice-charts
helm repo updateSee helm repo for command documentation.
Install Chart
helm install [RELEASE_NAME] kubeservice-ebpf-exporterSee configuration below.
See helm install for command documentation.
Uninstall Chart
helm uninstall [RELEASE_NAME]This removes all the Kubernetes components associated with the chart and deletes the release.
See helm uninstall for command documentation.
Upgrading Chart
helm upgrade [RELEASE_NAME] [CHART] --installSee helm upgrade for command documentation.
Configuration
See Customizing the Chart Before Installing. To see all configurable options with detailed comments, visit the chart’s values.yaml, or run these configuration commands:
# Helm 2
$ helm inspect values kubeservice-ebpf-exporter
# Helm 3
$ helm show values kubeservice-ebpf-exporterSee kubeservice-stack/ebpf_exporter/README.md for further information.
Values
Autogenerated from chart metadata using helm-docs v1.4.0
Data source config
Collector config:
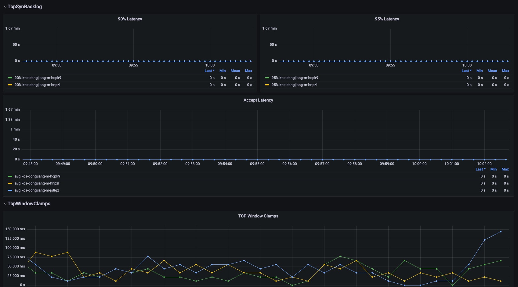
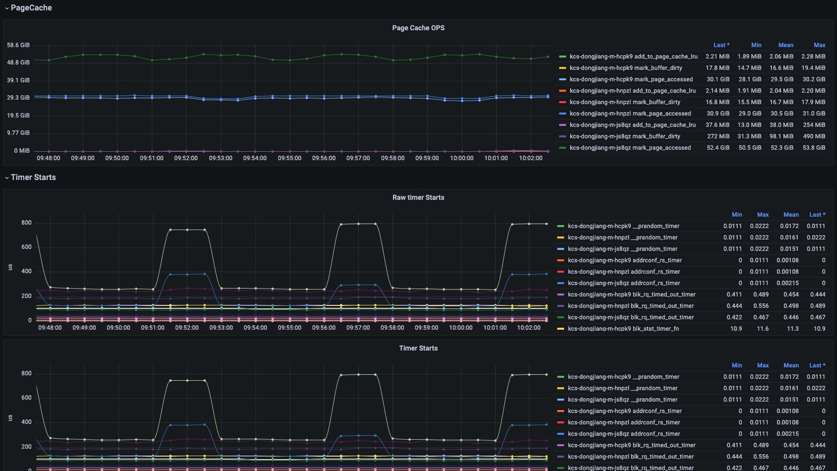
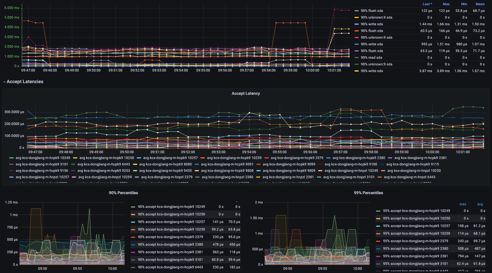
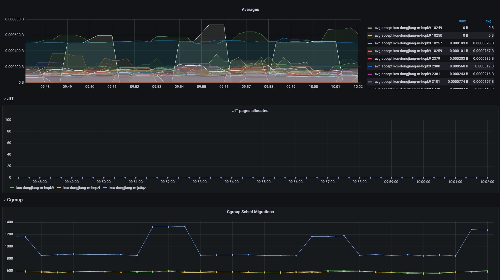
Upload an updated version of an exported dashboard.json file from Grafana
| Revision | Description | Created | |
|---|---|---|---|
| Download |
