ModelArts-Task-Detail-View
华为云ModelArts提供任务详细视图模板,作为任务视图的补充。
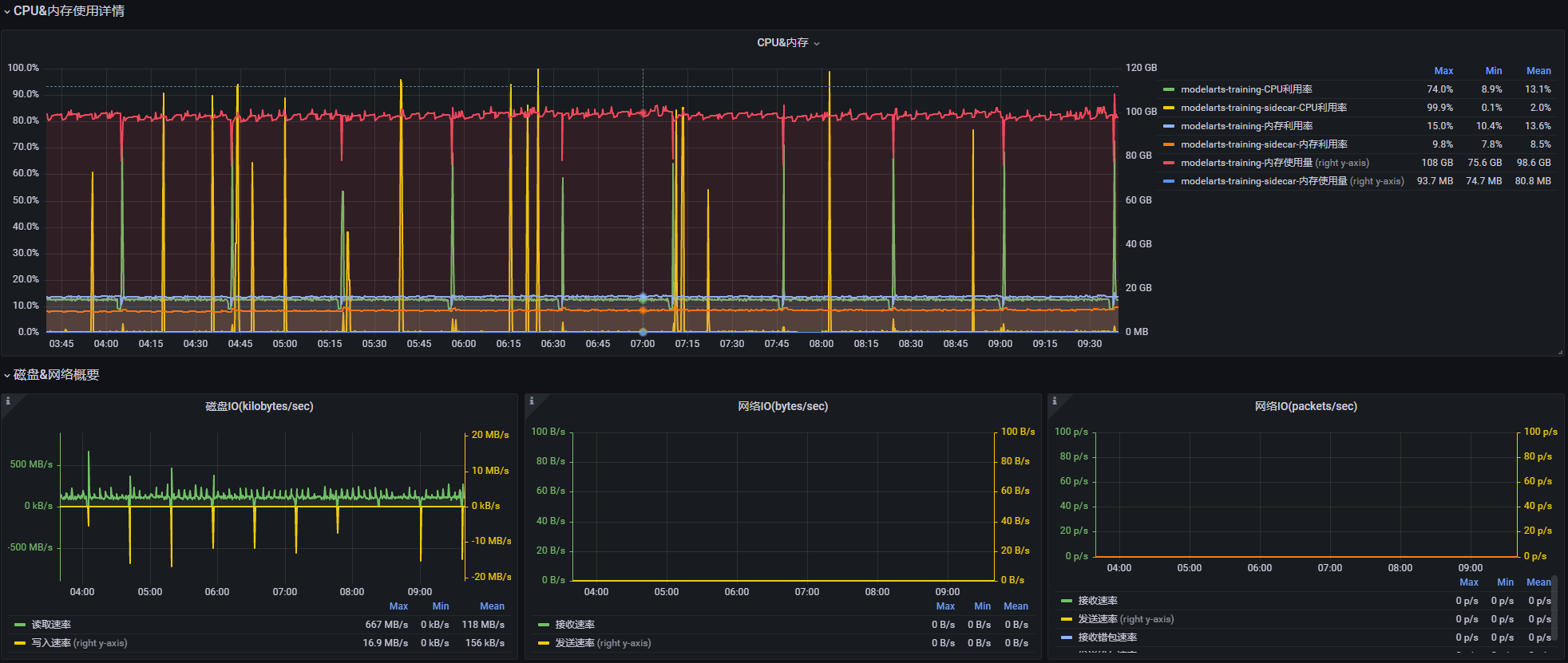
任务在节点上的明细视图抬头部分展示了当前任务的概要信息,接着是当前节点配给给当前任务的资源信息,然后分别展示了当前任务运行期间对配给资源的详细使用情况的时域图。
Data source config
Collector config:
Upload an updated version of an exported dashboard.json file from Grafana
| Revision | Description | Created | |
|---|---|---|---|
| Download |
