ModelArts-Node-View
华为云ModelArts服务提供的节点视图,用于描述集群中某个节点的信息,主要分为以下部分:
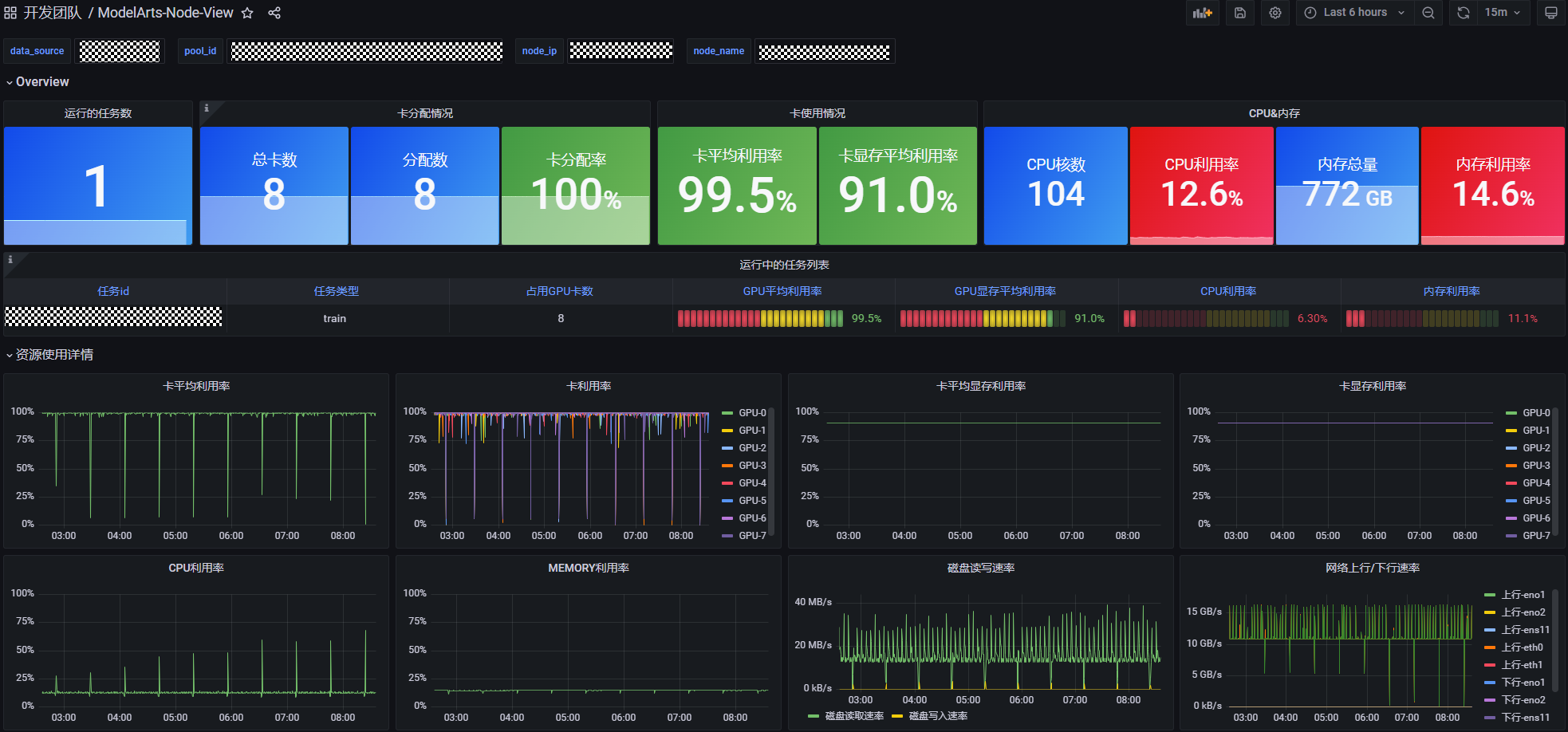
- Overiew:提供节点简单的统计和使用信息,如运行中任务信息和卡的实时分配和使用情况;
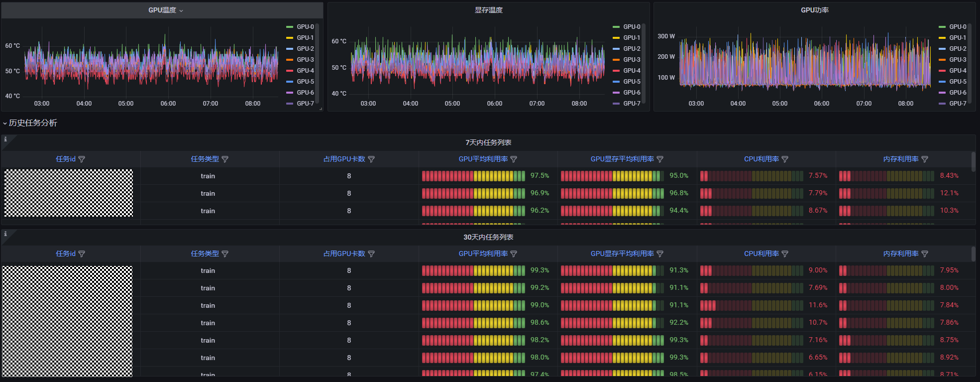
- 资源使用详情:展示一段时间内,该节点上每张卡的利用率,显存利用率,CPU和MEMORY等信息;
- 历史任务分析:以表格分别展示7天和30天内的任务信息,如任务id,占用GPU/NPU卡数等;
Data source config
Collector config:
Upload an updated version of an exported dashboard.json file from Grafana
| Revision | Description | Created | |
|---|---|---|---|
| Download |
Linux Server
Monitor Linux with Grafana. Easily monitor your Linux deployment with Grafana Cloud's out-of-the-box monitoring solution.
Learn more