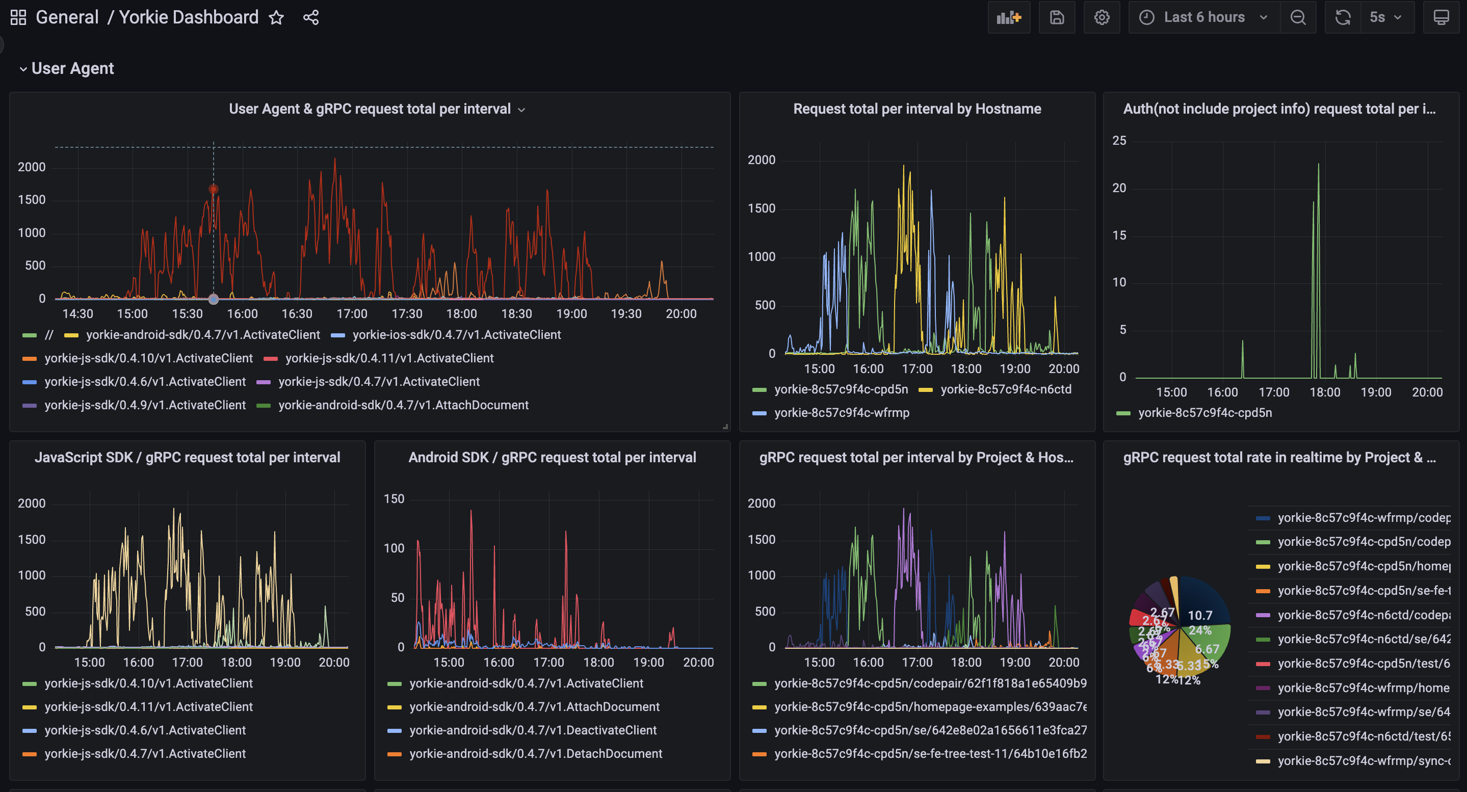
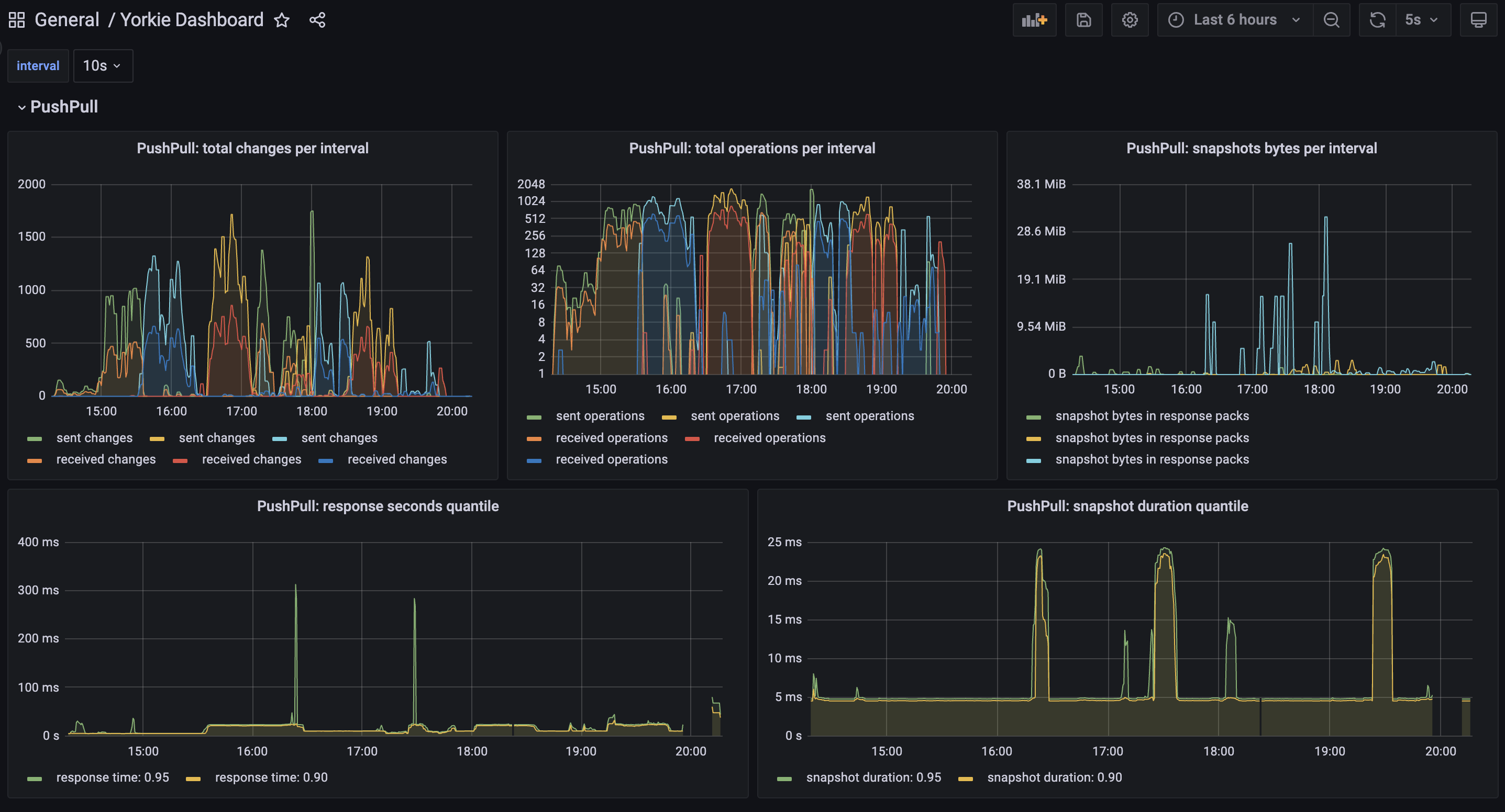
Yorkie Dashboard
Yorkie is an open-source document store for building collaborative editing applications.
Yorkie consists of three main components: Client, Document and Server.
Client "A" (Go) Server MemDB or MongoDB
┌───────────────────┐ ┌────────────────────────┐ ┌───────────┐
│ Document "D-1" │◄─Changes─►│ Project "P-1" │ │ Changes │
│ { a: 1, b: {} } │ │ ┌───────────────────┐ │◄─►│ Snapshots │
└───────────────────┘ │ │ Document "D-1" │ │ └───────────┘
Client "B" (JS) │ │ { a: 2, b: {} } │ │
┌───────────────────┐ │ │ │ │
│ Document "D-1" │◄─Changes─►│ │ Document "D-2" │ │
│ { a: 2, b: {} } │ │ │ { a: 3, b: {} } │ │
└───────────────────┘ │ └───────────────────┘ │
Admin (CLI, Web) │ │
┌────────────────────┐ └────────────────────────┘
│ Query "Q-1" │ ▲
│ P-1.find({a:2}) ├───── Query───┘
└────────────────────┘- Clients can have a replica of the document representing an application model locally on several devices.
- Each client can independently update the document on their local device, even while offline.
- When a network connection is available, the client figures out which changes need to be synced from one device to another, and brings them into the same state.
- If the document was changed concurrently on different devices, Yorkie automatically syncs the changes, so that every replica ends up in the same state with resolving conflict.
SDKs
Yorkie provides SDKs for Go, JavaScript, iOS, and Android:
Documentation
Full, comprehensive documentation is available on the Yorkie website.
Data source config
Collector config:
Upload an updated version of an exported dashboard.json file from Grafana
| Revision | Description | Created | |
|---|---|---|---|
| Download |
