PostgreSQL AWS RDS Database Overview
Dashboard for PostgreSQL AWS RDS
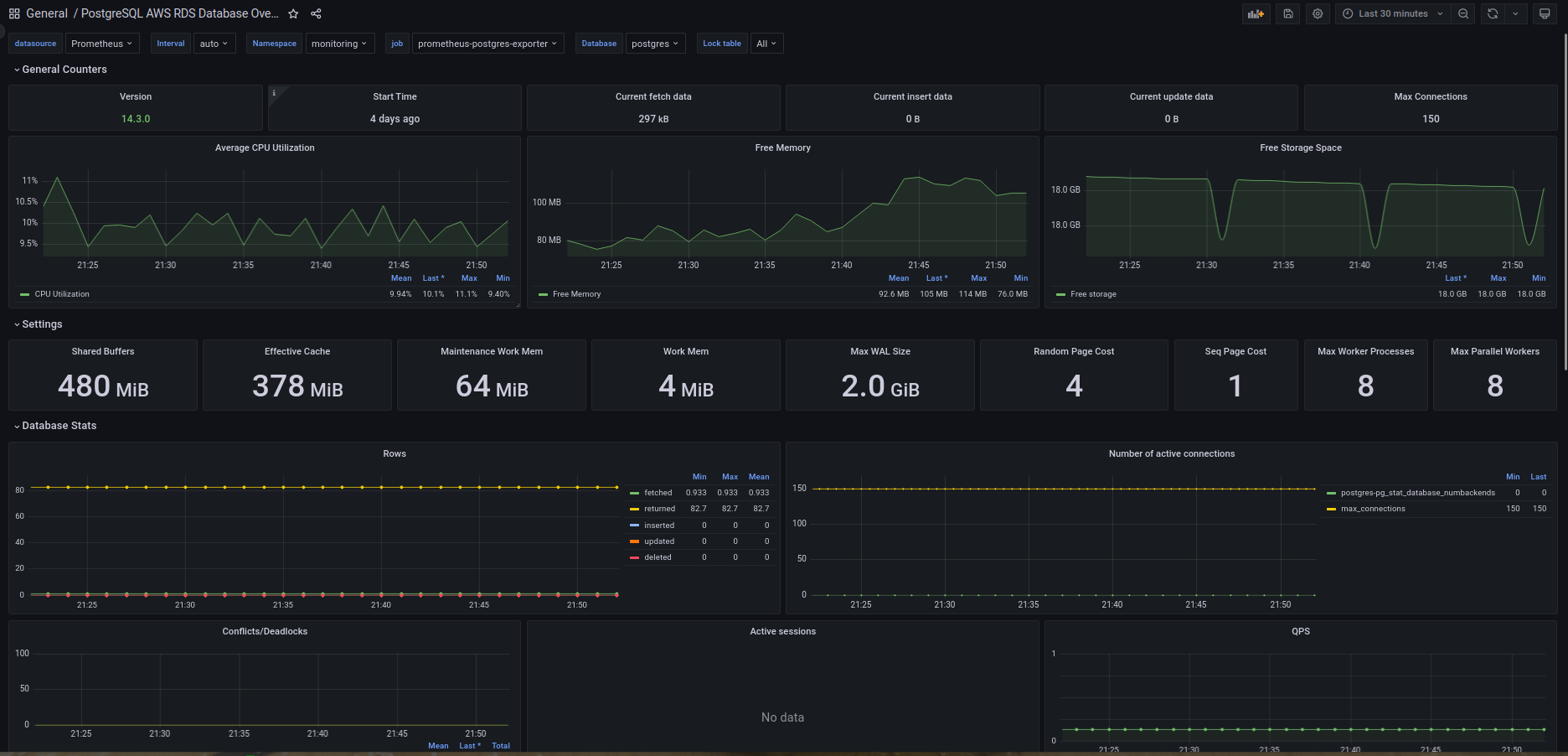
This dashboard based on prometheus-postgres-exporter and prometheus-cloudwatch-exporter for monitoring PostgreSQL AWS RDS
Data source config
Collector config:
Upload an updated version of an exported dashboard.json file from Grafana
| Revision | Description | Created | |
|---|---|---|---|
| Download |
AWS
Easily visualize and alert on more than 60 Amazon Web Services (AWS) resources using the fully managed Grafana Cloud platform.
Learn more