Kerberos Hub
This dashboard provides insights into your Kerberos Hub deployment.
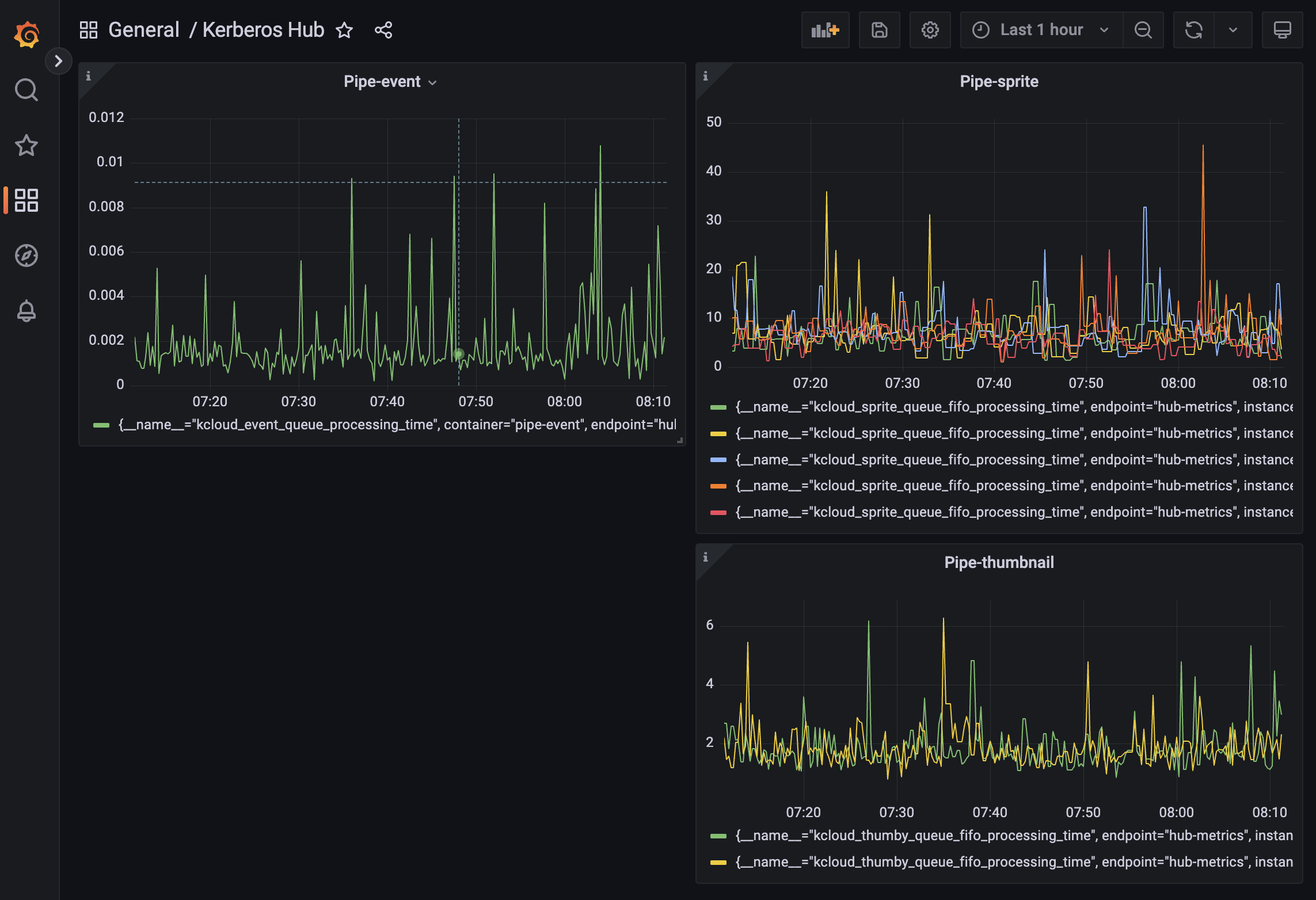
When installing Hub inside your Kubernetes cluster several microservices are configured and deployed. The engine "Hub Pipeline" is orchestrating messages from various message brokers (Kafka, RabbitMQ, SQS, etc) to the various microservices.
This dashboard provides insights of what is happening in the Hub microservices, so you have a better understanding of how the entire deployment is behaving (execution times, etc).
Data source config
Collector config:
Upload an updated version of an exported dashboard.json file from Grafana
| Revision | Description | Created | |
|---|---|---|---|
| Download |
