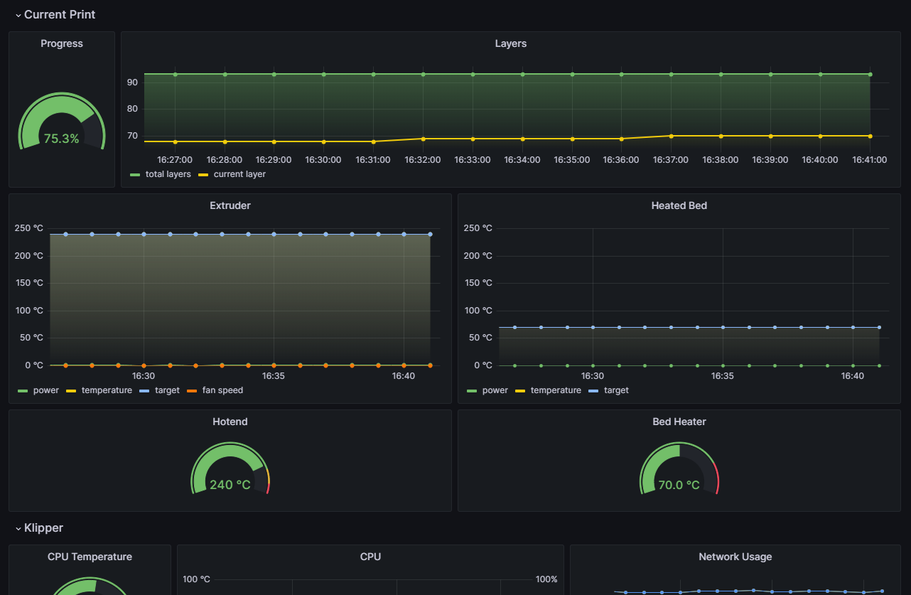
Klipper Dashboard
Dashboard to display Klipper/Moonraker metrics.
To use these metrics you must use the exporter https://github.com/danilodorgam/prometheus-klipper-exporter
Under construction
Data source config
Collector config:
Upload an updated version of an exported dashboard.json file from Grafana
| Revision | Description | Created | |
|---|---|---|---|
| Download |
