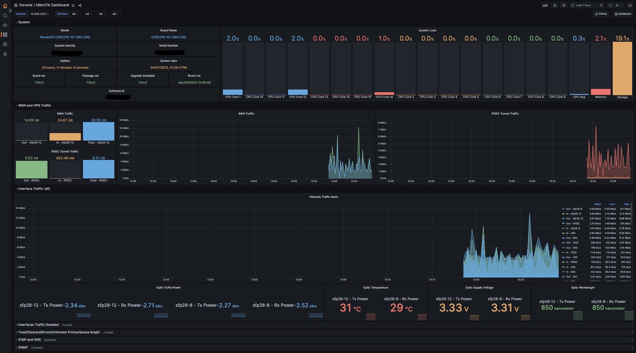
MikroTik Dashboard
Mikrotik monitoring (9.4.7)
Prometheus, snmp_exporter, blackbox_exporter and Grafana.
Data source config
Collector config:
Upload an updated version of an exported dashboard.json file from Grafana
| Revision | Description | Created | |
|---|---|---|---|
| Download |
