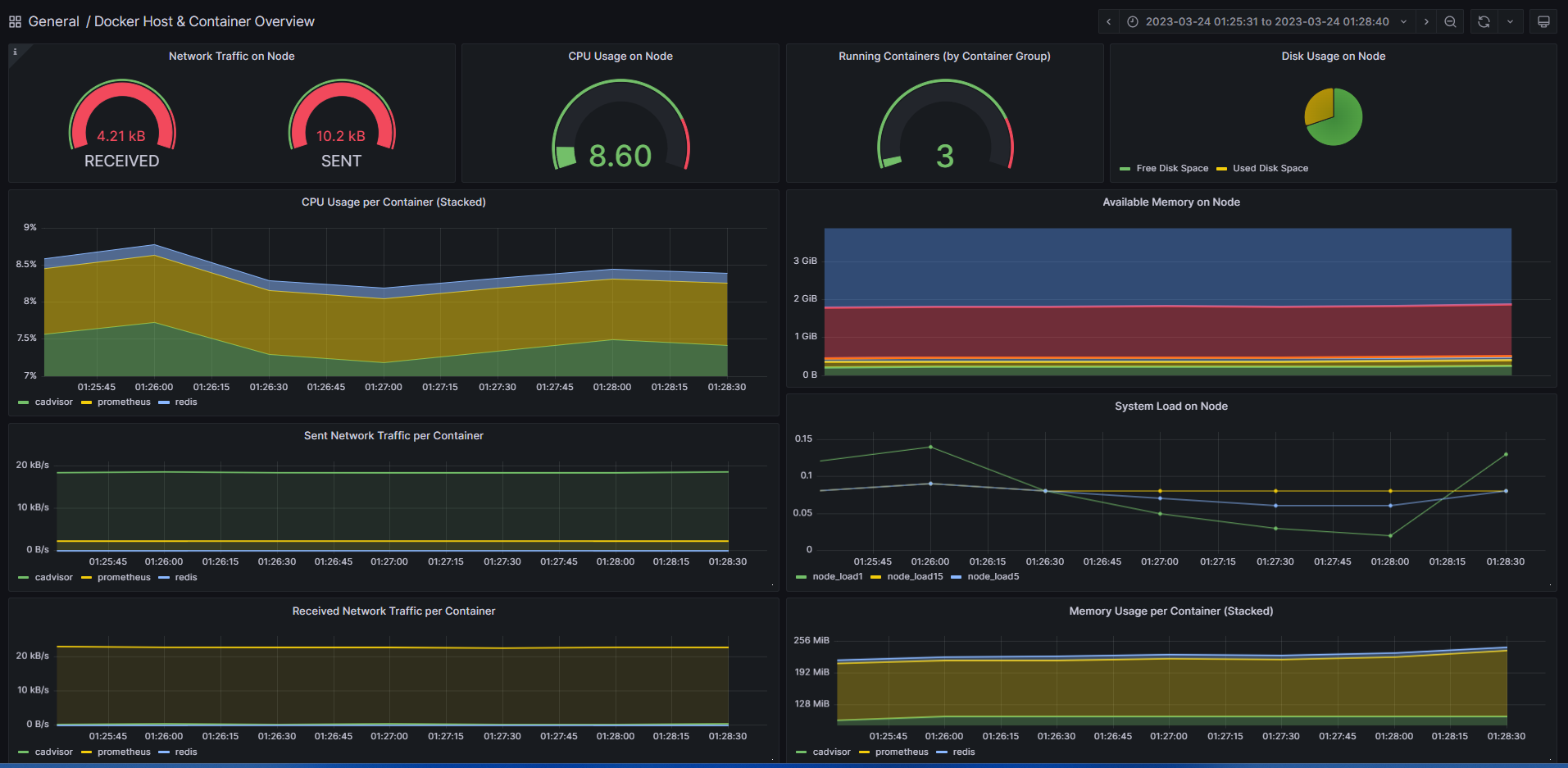
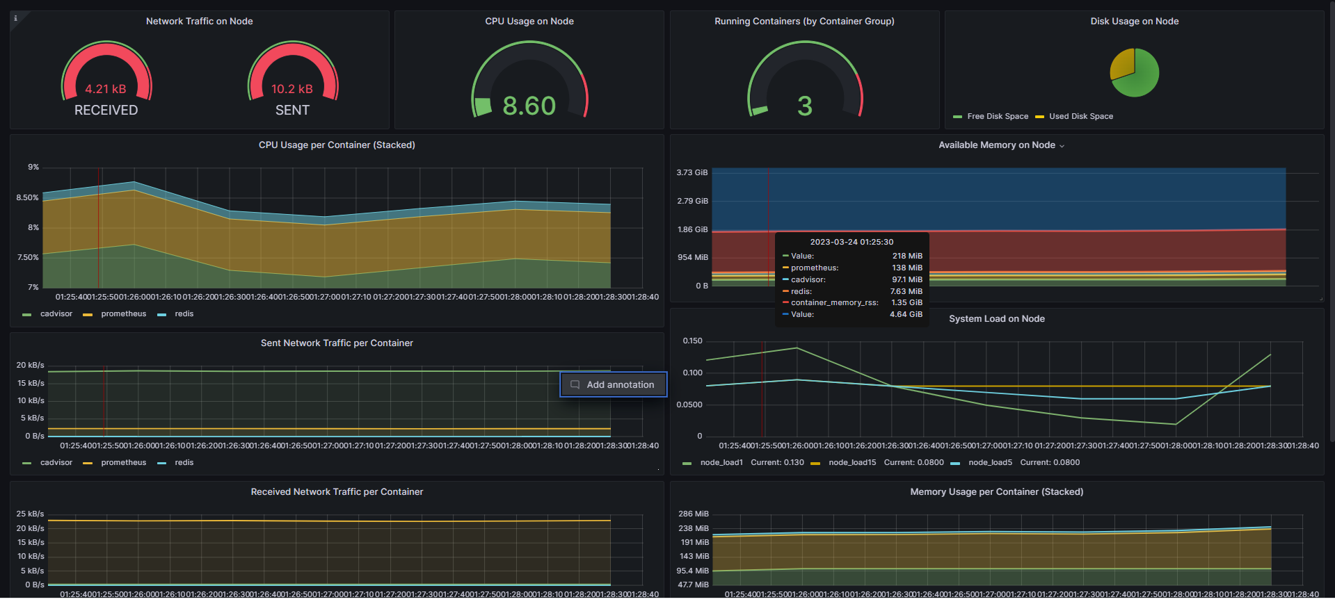
Docker Host & Container Overview
A simple overview of the most important Docker host and container metrics. (cAdvisor/Prometheus)
The dashboard is created using Grafana 9.4.7 on Rocky Linux. The Panel shows xfs filesystem specific metrics along with other stats.
Data source config
Collector config:
Upload an updated version of an exported dashboard.json file from Grafana
| Revision | Description | Created | |
|---|---|---|---|
| Download |
Docker
Easily monitor Docker with Grafana Cloud's out-of-the-box monitoring solution.
Learn more