Synology SRM
Metrics from snmp_exporter for Synology SRM routers.
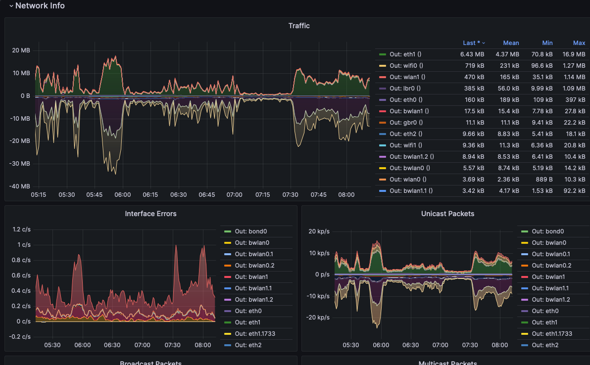
This dashboard provides metrics from the synology module of snmp_exporter, specifically for Synology SRM routers.
Data source config
Collector type:
Collector plugins:
Collector config:
Revisions
Upload an updated version of an exported dashboard.json file from Grafana
| Revision | Description | Created | |
|---|---|---|---|
| Download |