Macos GPU - Intel+AMD / Apple Silicon
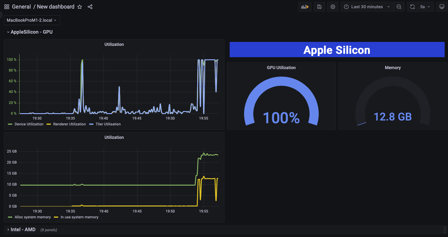
I would like to share a command line tool that can be used in conjunction with the macOS GPU Helper app to gather GPU information from Intel and Apple silicon-based Macs. This tool works together with telegraf to populate an Influxdb bucket, which is then used as a source for Grafana. For help configuring this tool and to download the helper app, visit https://github.com/XReyRobert/macos-telegraf-gpumonitoring
I would like to share a command line tool that can be used in conjunction with the macOS GPU Helper app to gather GPU information from Intel and Apple silicon-based Macs. This tool works together with telegraf to populate an Influxdb bucket, which is then used as a source for Grafana. For help configuring this tool and to download the helper app, visit https://github.com/XReyRobert/macos-telegraf-gpumonitoring
Data source config
Collector config:
Upload an updated version of an exported dashboard.json file from Grafana
| Revision | Description | Created | |
|---|---|---|---|
| Download |
macOS
Easily monitor your deployment of the macOS operating system with Grafana Cloud's out-of-the-box monitoring solution.
Learn more