APC UPS
APS UPS monitoring with Prometheus and apcupsd exporter
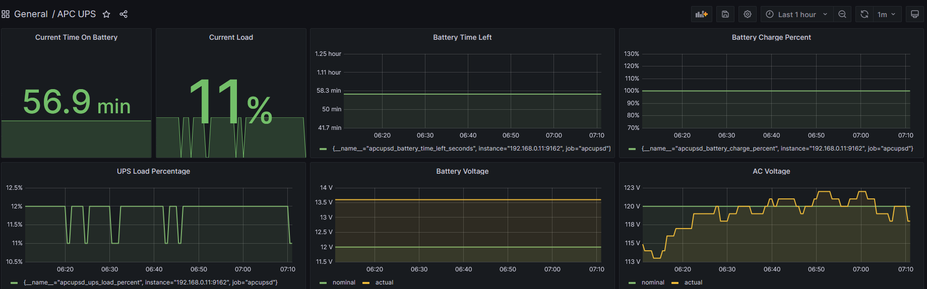
Using docker https://hub.docker.com/r/jangrewe/apcupsd-exporter
docker-compose.yml (to run apcupsd_exporter)
version: '3'
services:
apcupsd:
image: jangrewe/apcupsd-exporter
restart: unless-stopped
network_mode: "host"
prometheus.yml
scrape_configs:
- job_name: "apcupsd"
static_configs:
- targets: ["192.168.0.11:9162"]
Data source config
Collector config:
Upload an updated version of an exported dashboard.json file from Grafana
| Revision | Description | Created | |
|---|---|---|---|
| Download |
