Geth: Multiple
Various metrics of multiple geth instances
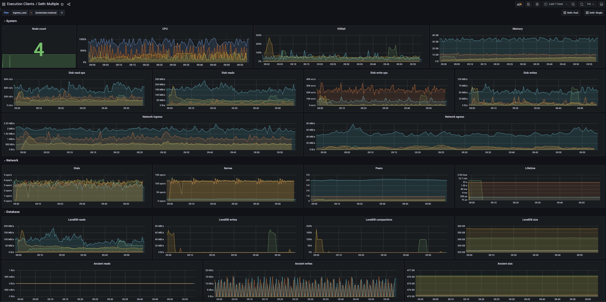
This dashboard shows metrics for multiple geth instances. Read the metrics documentation for further information on how to setup metrics.
Data source config
Collector config:
Upload an updated version of an exported dashboard.json file from Grafana
| Revision | Description | Created | |
|---|---|---|---|
| Download |
