Geth: Single
Various metrics of a single Geth instance
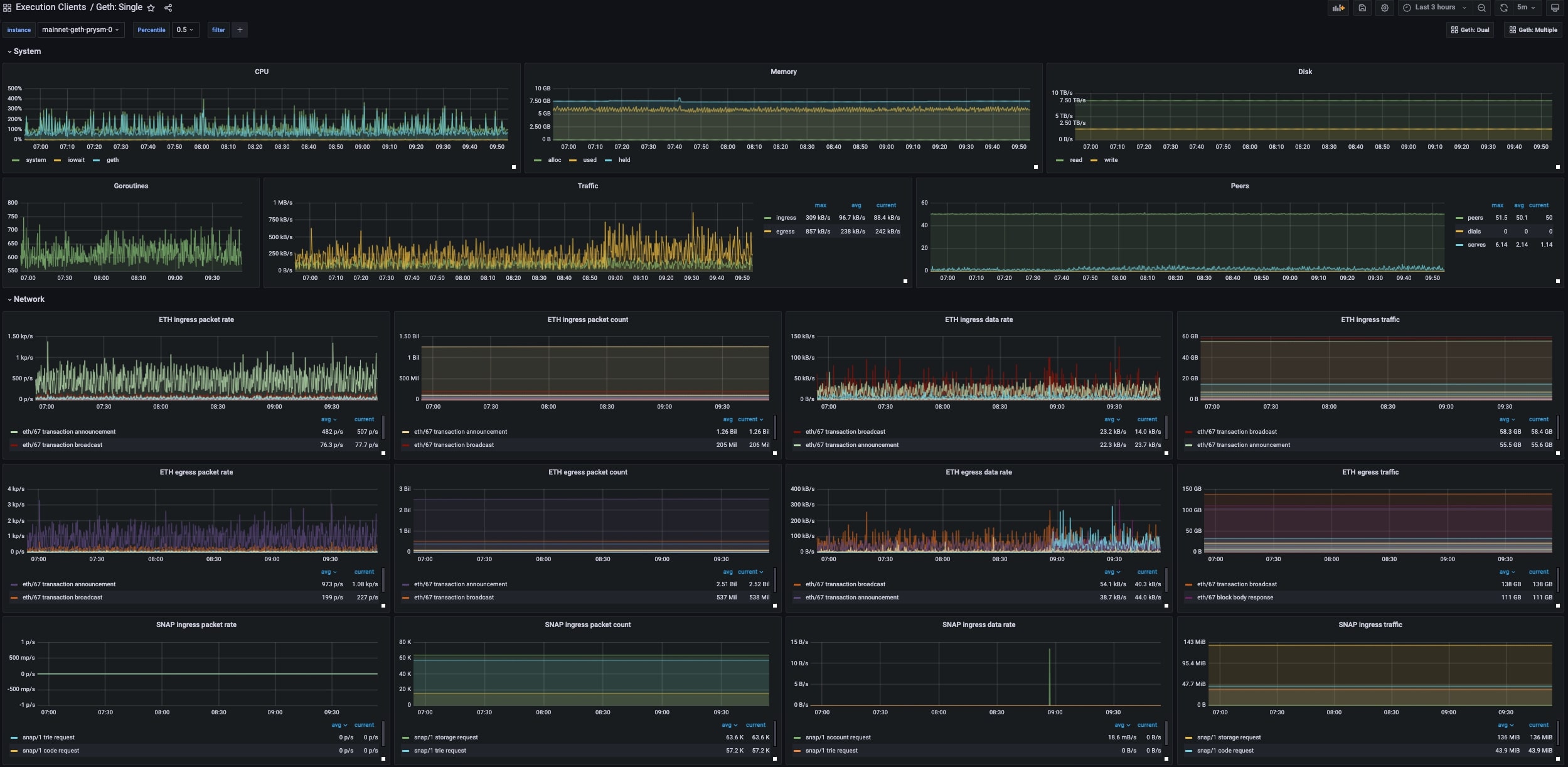
This dashboard shows metrics for a single geth instance. Read the metrics documentation for further information on how to setup metrics.
Data source config
Collector config:
Upload an updated version of an exported dashboard.json file from Grafana
| Revision | Description | Created | |
|---|---|---|---|
| Download |
