Frigate
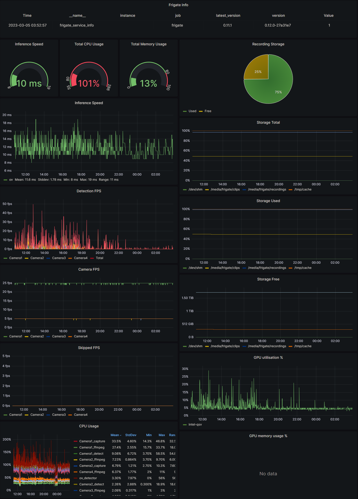
This is a Grafana dashboard to view Frigate camera and detector metrics scraped with Prometheus. See here how to set up: prometheus-frigate-exporter
Data source config
Collector config:
Upload an updated version of an exported dashboard.json file from Grafana
| Revision | Description | Created | |
|---|---|---|---|
| Download |
