VSCode Exporter
Dashboard for VSCode Exporter metrics.
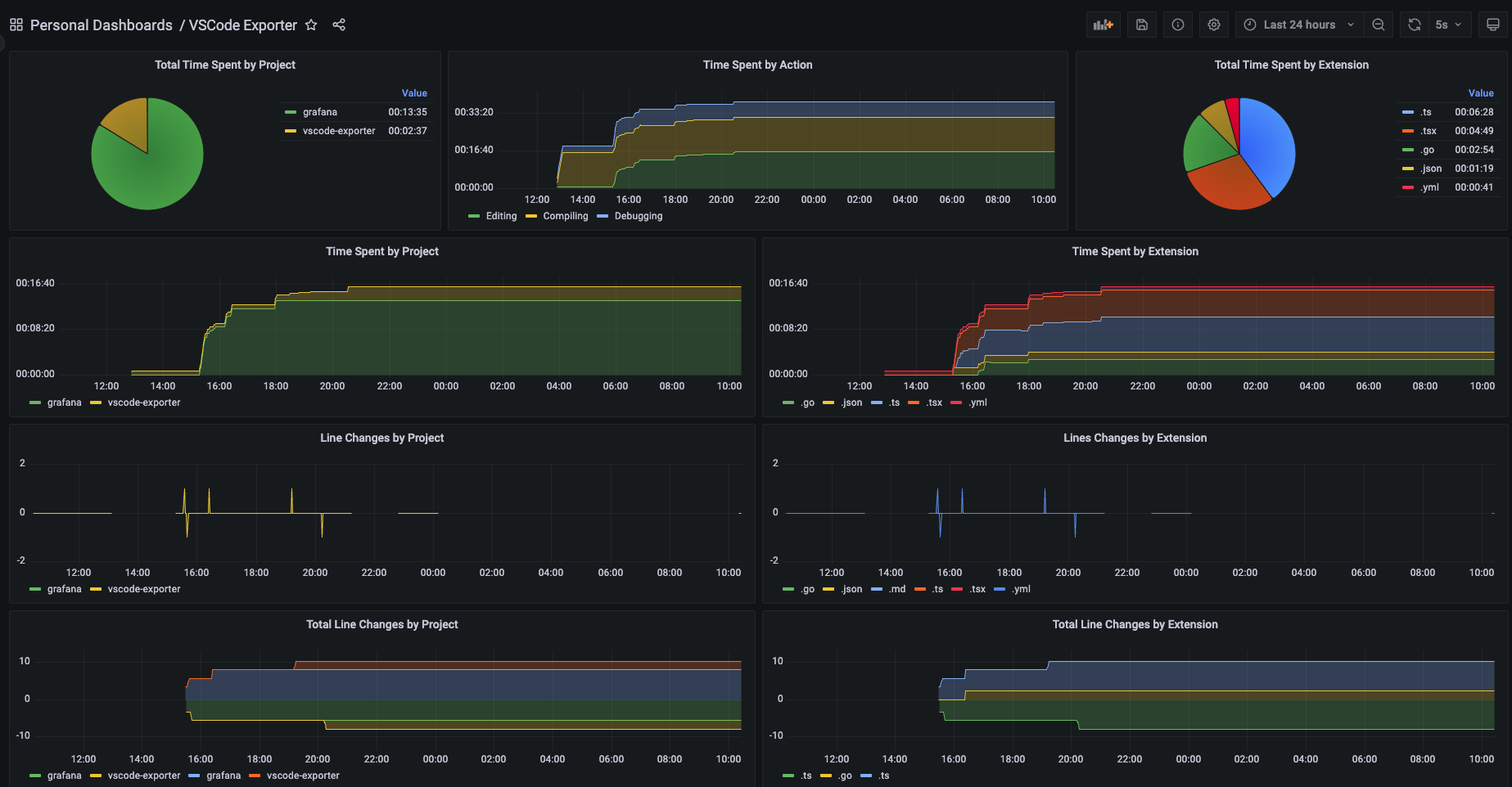
Basic dashboard to visualize metrics from the VSCode Exporter.
Data source config
Collector config:
Upload an updated version of an exported dashboard.json file from Grafana
| Revision | Description | Created | |
|---|---|---|---|
| Download |
