Kubernetes Cluster - Overview
Cluster level overview of workloads deployed, based on prometheus metrics exposed by kubelet, node-exporter, nginx ingress controller
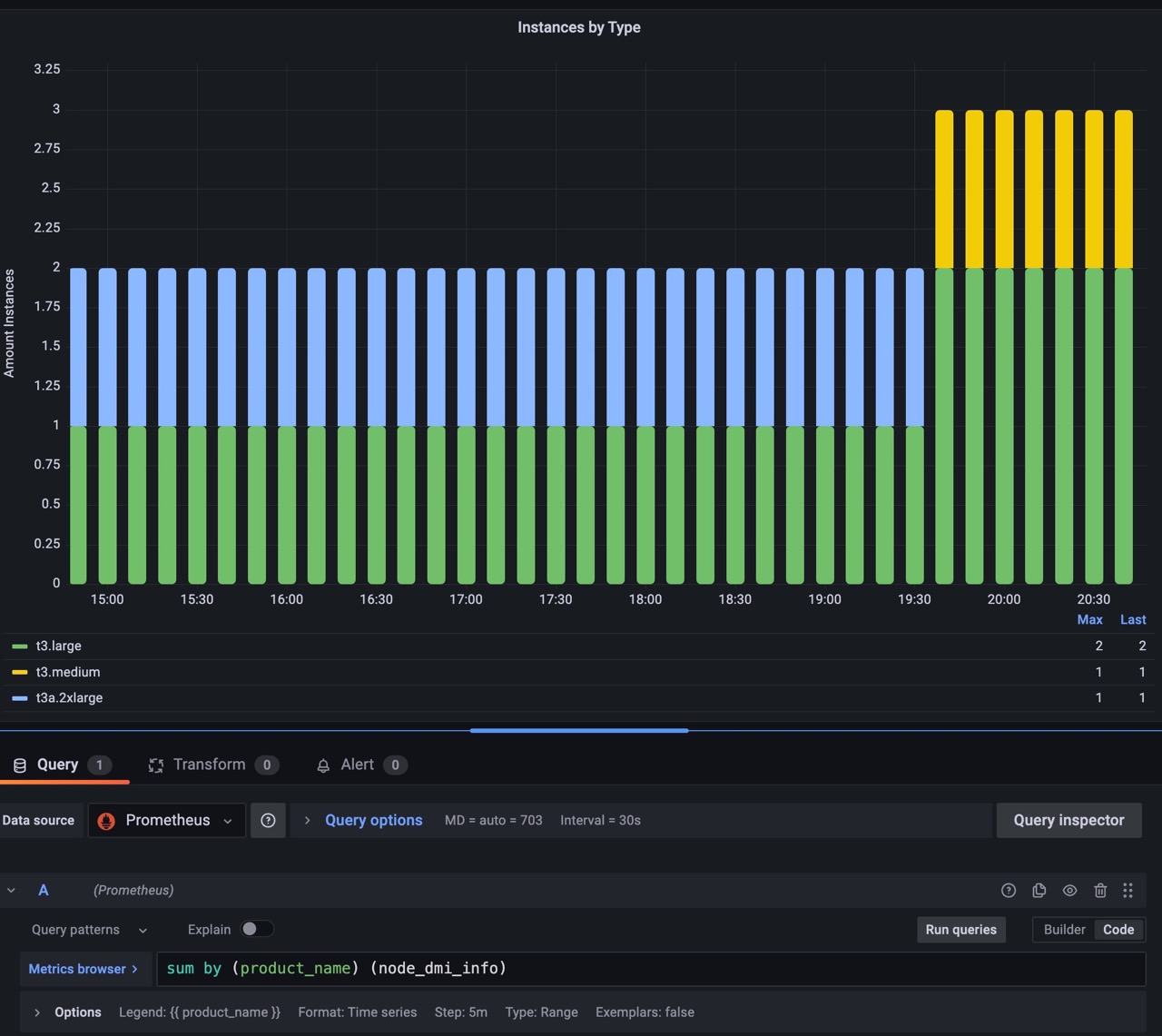
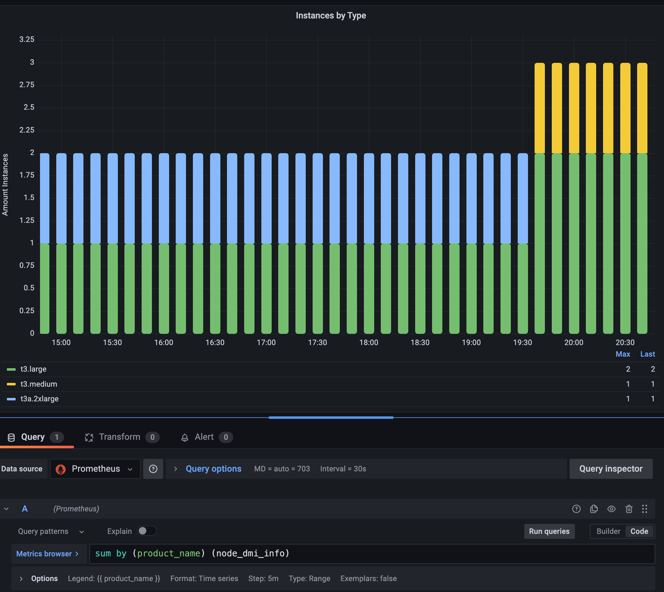
I extended the dashboard 11144 for usage with latest nginx ingress collector and added a graph with the amount of kubernetes nodes per type (works on AWS).
Data source config
Collector config:
Upload an updated version of an exported dashboard.json file from Grafana
| Revision | Description | Created | |
|---|---|---|---|
| Download |
Kubernetes
Monitor your Kubernetes deployment with prebuilt visualizations that allow you to drill down from a high-level cluster overview to pod-specific details in minutes.
Learn more