Windows Metrics

Uses Telegraf, Victoriametrics, and Loki to display metrics and logs from a windows systems used by shift-mon

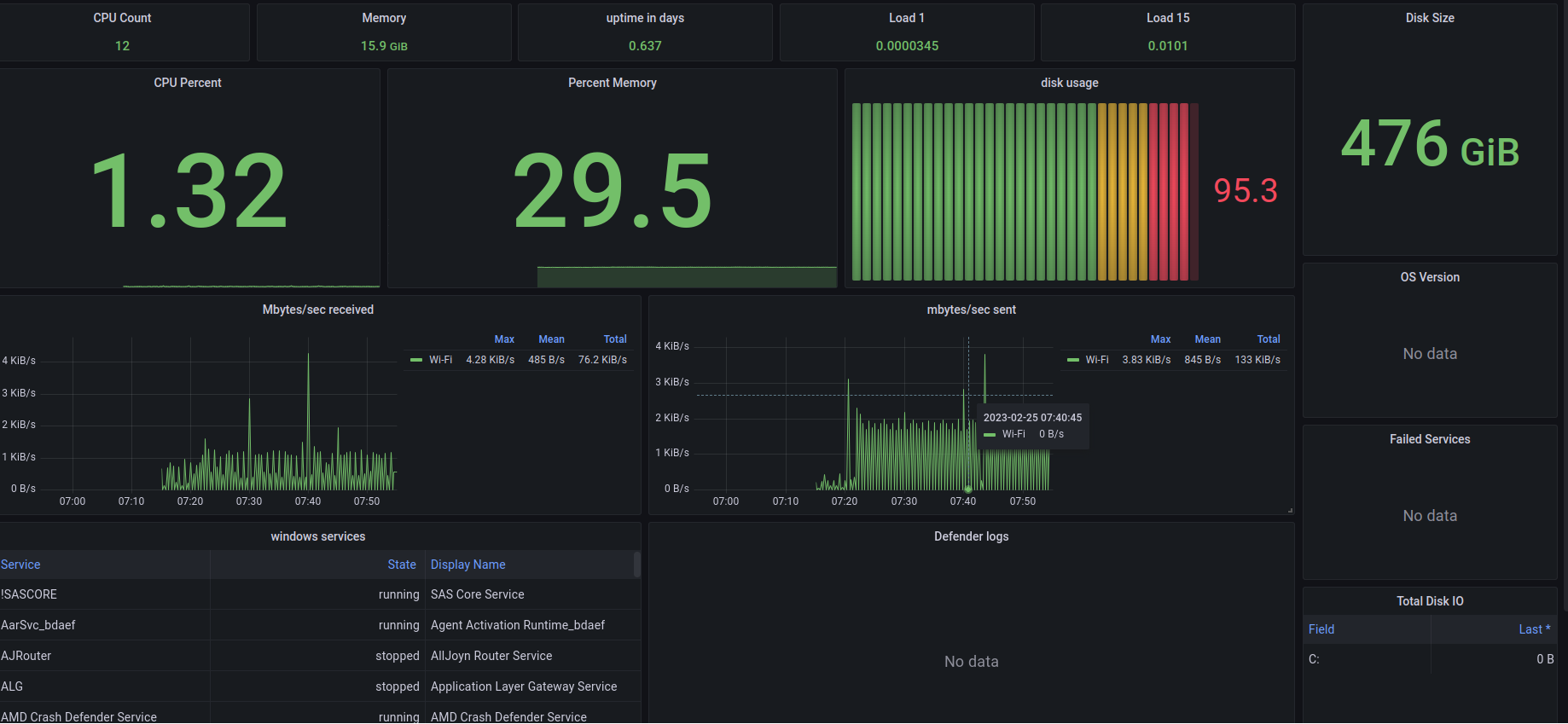
Windows Metrics screenshot 1

this Dashboard Shows Service status, Resource Usage, and Defend stats from windows. If you need help installing an observability stack or telegraf please reference our gitlab repo

https://gitlab.com/shiftsystems/shift-rmm/

Revisions
RevisionDescriptionCreated
Windows

Windows

by Grafana Labs
Grafana Labs solution

Easily monitor your deployment of the Windows operating system with Grafana Cloud's out-of-the-box monitoring solution.

Learn more

Get this dashboard

Import the dashboard template

or

Download JSON

Datasource
Dependencies