Redpanda Kafka Consumer Offsets
Redpanda Kafka Consumer Offsets
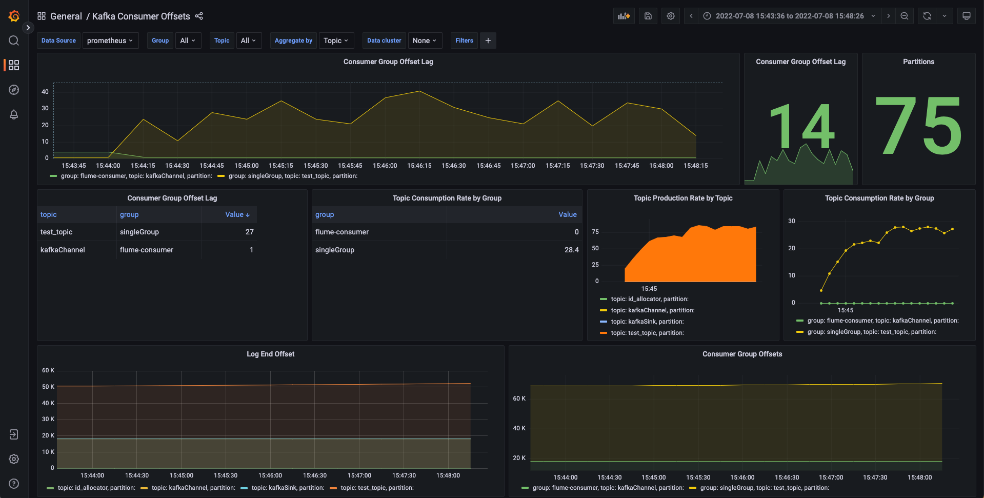
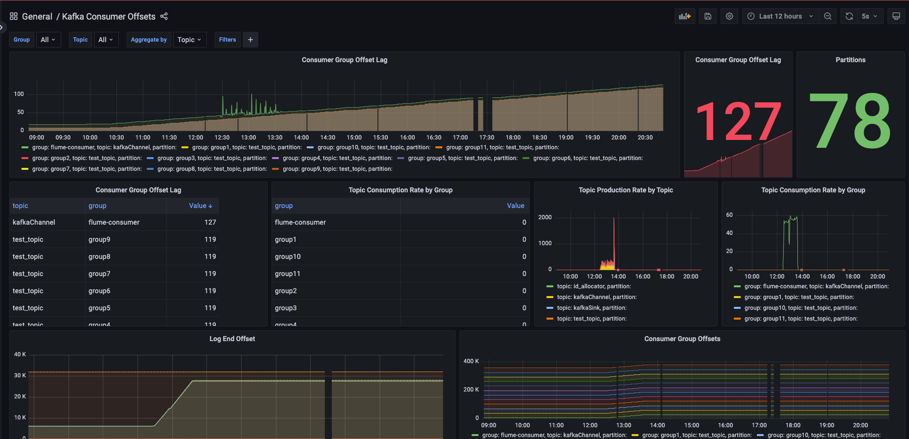
A dashboard focusing on consumer offsets, with the following charts:
- consumer group offset lag (over time)
- consumer group offset (count)
- partitions (count)
- topic consumption rate by group (count)
- topic production rate by topic
- topic consumption rate by group (over time)
- log end offset
- consumer group offsets
Data source config
Collector config:
Upload an updated version of an exported dashboard.json file from Grafana
| Revision | Description | Created | |
|---|---|---|---|
| Download |
Kafka
Easily monitor your Kafka deployment with Grafana Cloud's out-of-the-box monitoring solution.
Learn more