Redpanda Kafka Topic Metrics
Redpanda Kafka Topic Metrics
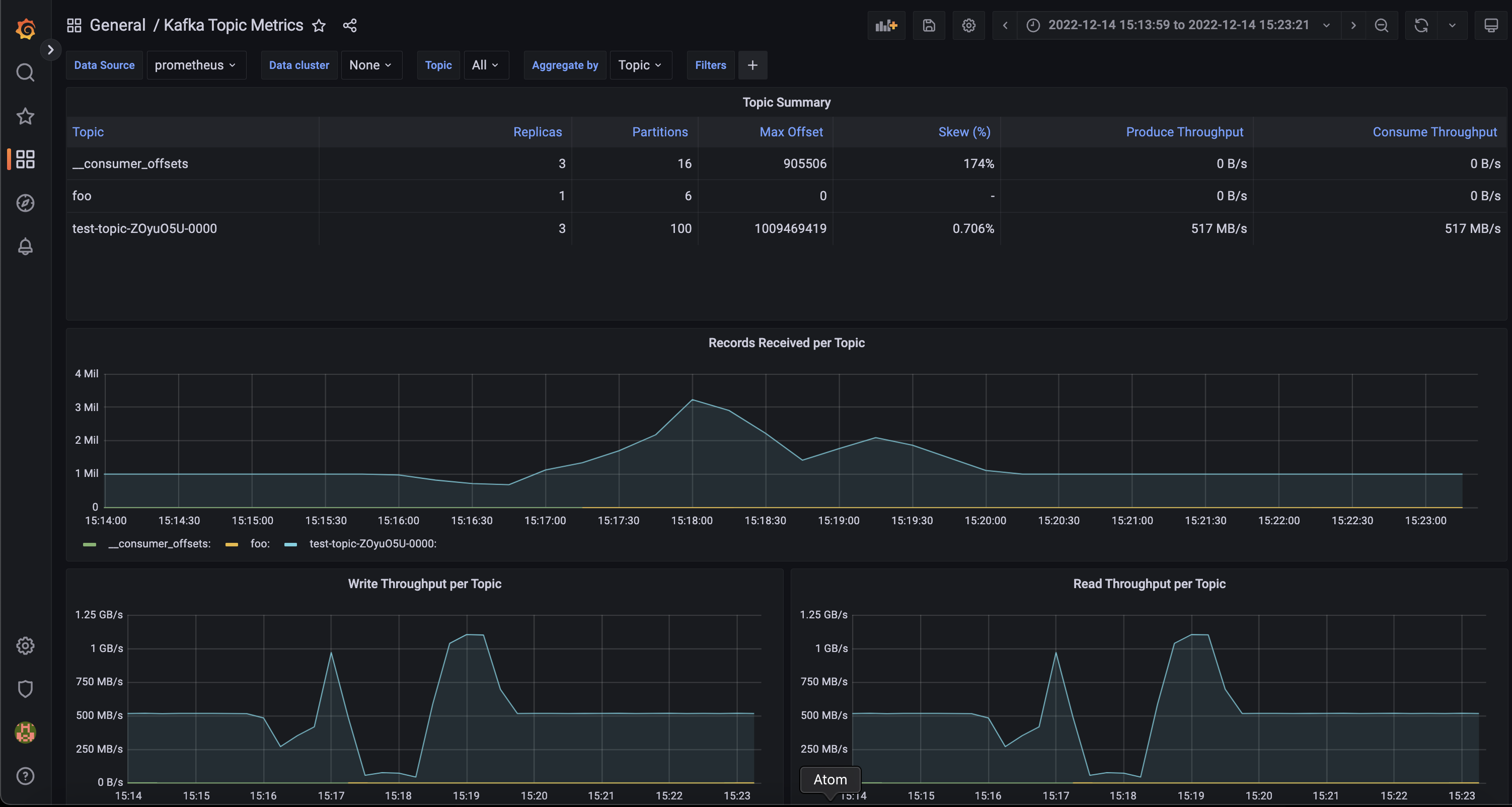
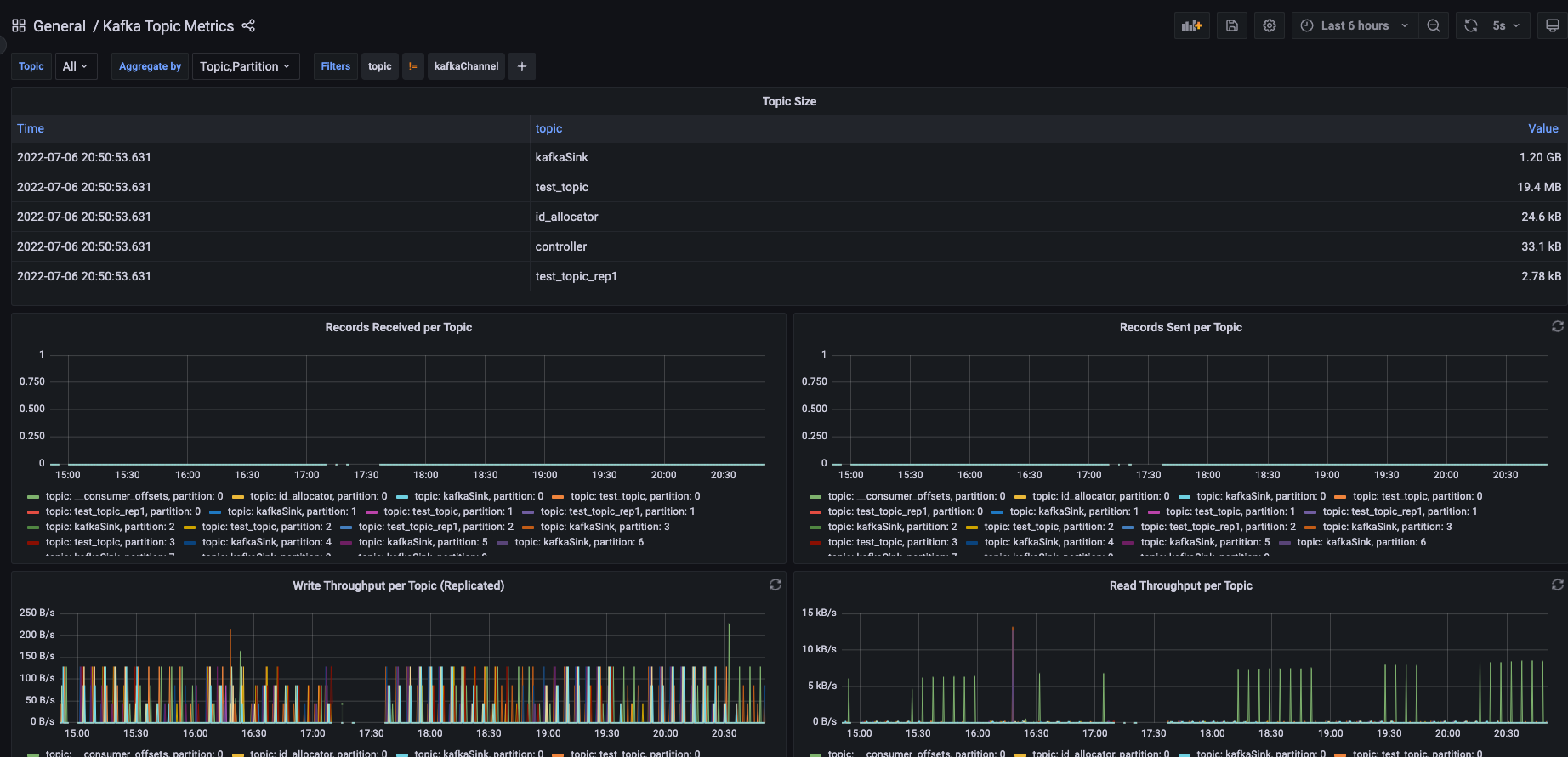
A dashboard focused on topic metrics, with the following charts:
- topic summary
- records received per topic
- write throughput per topic
- read throughput per topic
Data source config
Collector config:
Upload an updated version of an exported dashboard.json file from Grafana
| Revision | Description | Created | |
|---|---|---|---|
| Download |
Kafka
Easily monitor your Kafka deployment with Grafana Cloud's out-of-the-box monitoring solution.
Learn more