dnsdist
dnsdist is a highly DNS-, DoS- and abuse-aware loadbalancer. Its goal in life is to route traffic to the best server, delivering top performance to legitimate users while shunting or blocking abusive traffic.
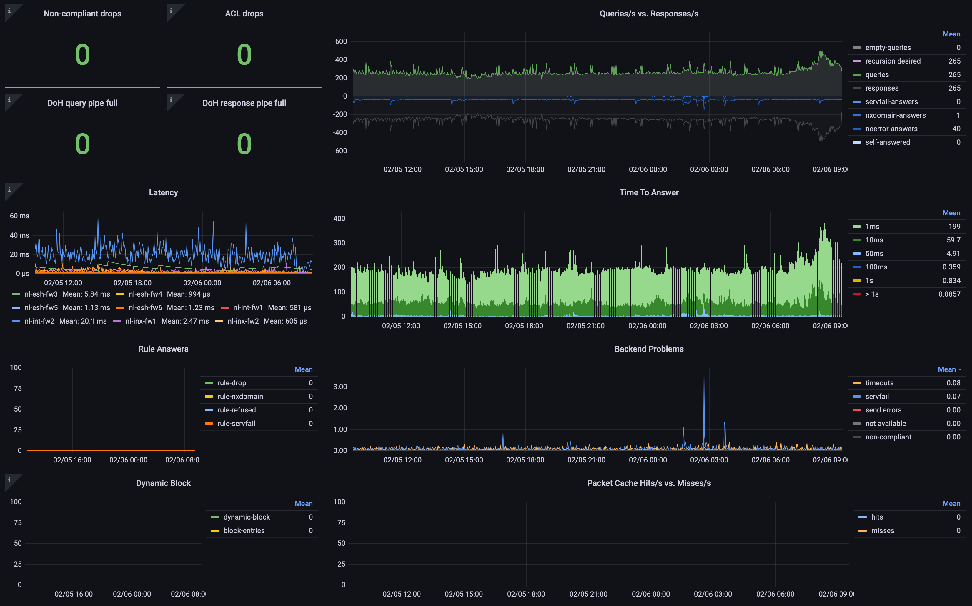
Shows all available metrics for PowerDNS dnsdist
Data source config
Collector config:
Upload an updated version of an exported dashboard.json file from Grafana
| Revision | Description | Created | |
|---|---|---|---|
| Download |
