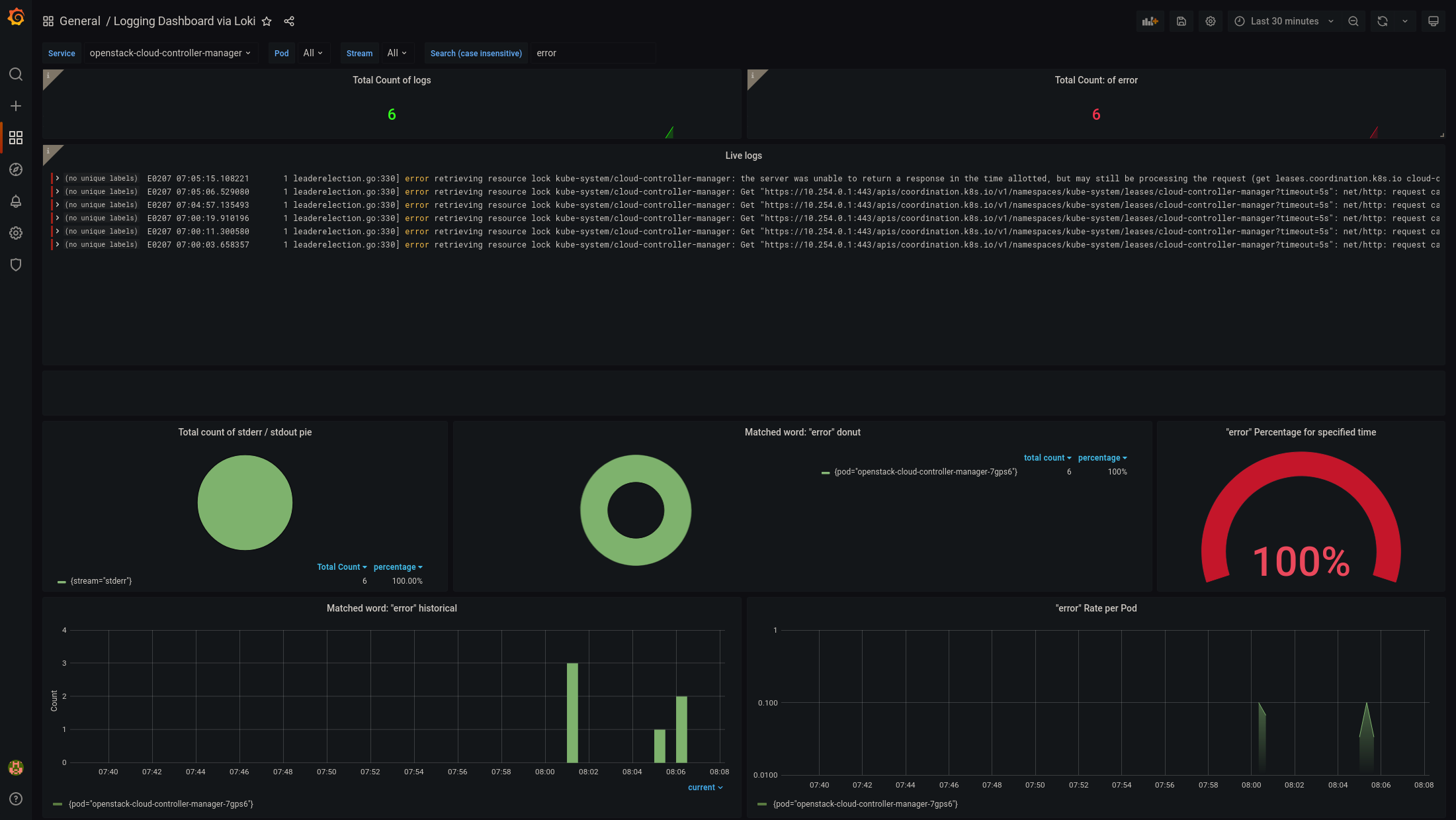
Logging Dashboard via Loki v2
Universal and flexible dashboard for logging
Universal and flexible dashboard for logging
All credits to jor1 for creating the original dashboard (ID: 12611)
Data source config
Collector config:
Upload an updated version of an exported dashboard.json file from Grafana
| Revision | Description | Created | |
|---|---|---|---|
| Download |
Grafana Loki (self-hosted)
Easily monitor Grafana Loki (self-hosted), a horizontally scalable, highly available, multi-tenant log aggregation system inspired by Prometheus, with Grafana Cloud's out-of-the-box monitoring solution.
Learn more