VMware Overview

Uses prometheus queries via pryorda/vmware_exporter

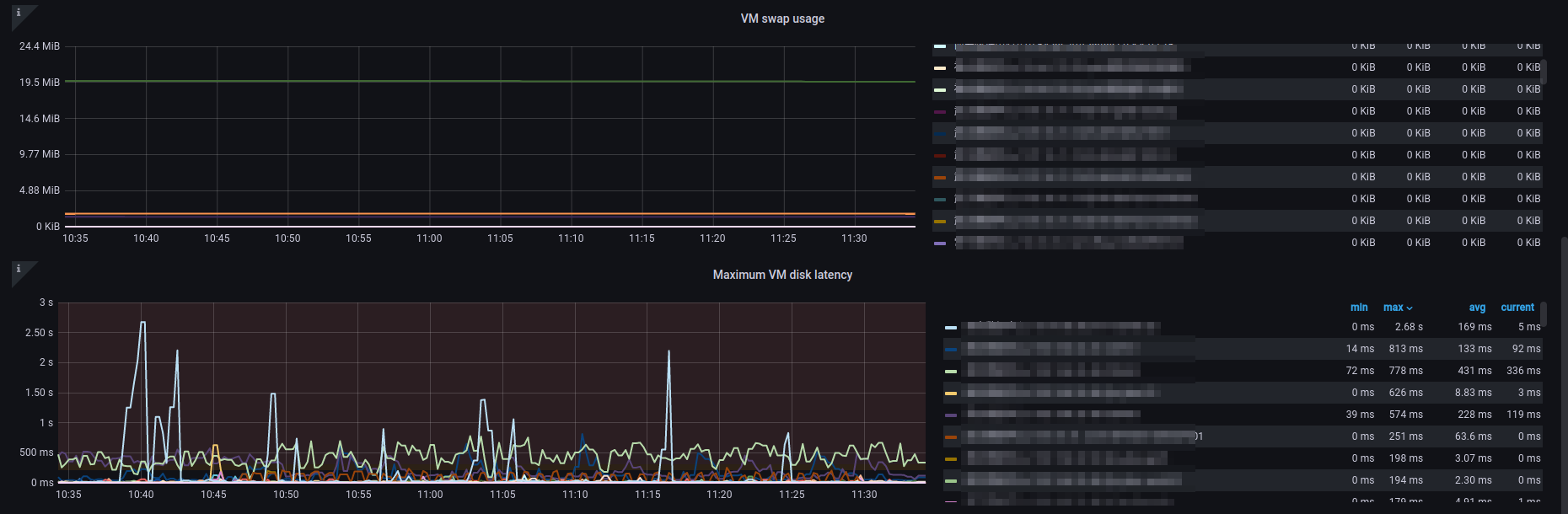
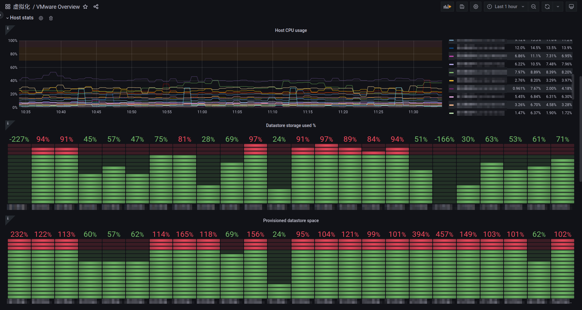
VMware Overview screenshot 1
VMware Overview screenshot 2
VMware Overview screenshot 3
VMware Overview screenshot 4

Referenced from:https://grafana.com/grafana/dashboards/11243-vmware-stats/

How to instan vmware_exporter:

1.vim docker-comose.yml

version: '3'
services:
  vmware_exporter:
    image: pryorda/vmware_exporter:latest
    restart: always
    hostname: vmware_exporter
    container_name: vmware_exporter
    environment:
      - VSPHERE_USER=administrator@vsphere.local
      - VSPHERE_PASSWORD=123456
      - VSPHERE_HOST=192.168.1.1
      - VSPHERE_IGNORE_SSL=True
      - VSPHERE_SPECS_SIZE=2000
    ports:
      - 9272:9272

2.pull image and run

docker-compose -f docker-compose.yml up -d
Revisions
RevisionDescriptionCreated
VMware vSphere

VMware vSphere

by Grafana Labs
Grafana Labs solution

Easily monitor VMware vSphere, a virtualization platform that helps consolidate IT infrastructure, with Grafana Cloud's out-of-the-box monitoring solution.

Learn more

Get this dashboard

Import the dashboard template

or

Download JSON

Datasource
Dependencies