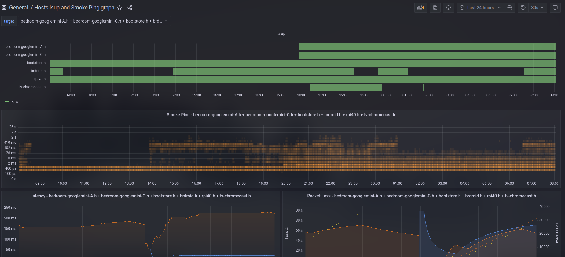
Hosts isup and Smoke Ping graph
Show hosts status timeline with Smoke Ping prometheus prober https://github.com/SuperQ/smokeping_prober with hosts status timeline latency heatmap latency graph packet loss gragh
Show hosts status timeline, also latency, heatmap ping performance, packet loss
Inspired by elurex smokeping grafana dashboard https://grafana.com/grafana/dashboards/11335-smoke-ping/
Data source config
Collector config:
Upload an updated version of an exported dashboard.json file from Grafana
| Revision | Description | Created | |
|---|---|---|---|
| Download |
