Chia Farming
Farming dashboard for use with chia-exporter
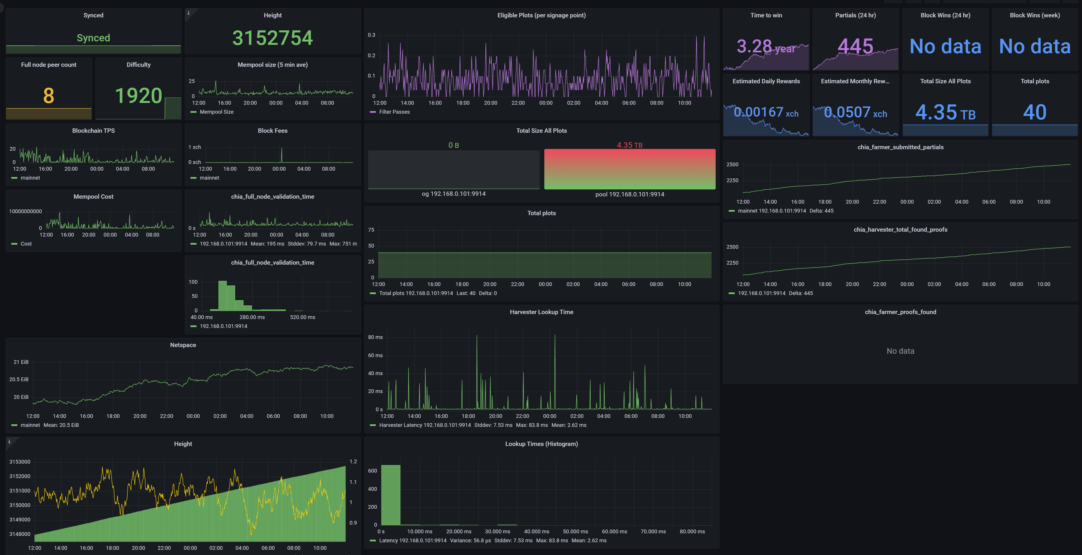
Shows core chia farm metrics with data collected by Chia Exporter
Data source config
Collector config:
Upload an updated version of an exported dashboard.json file from Grafana
| Revision | Description | Created | |
|---|---|---|---|
| Download |
