Logstash monitoring
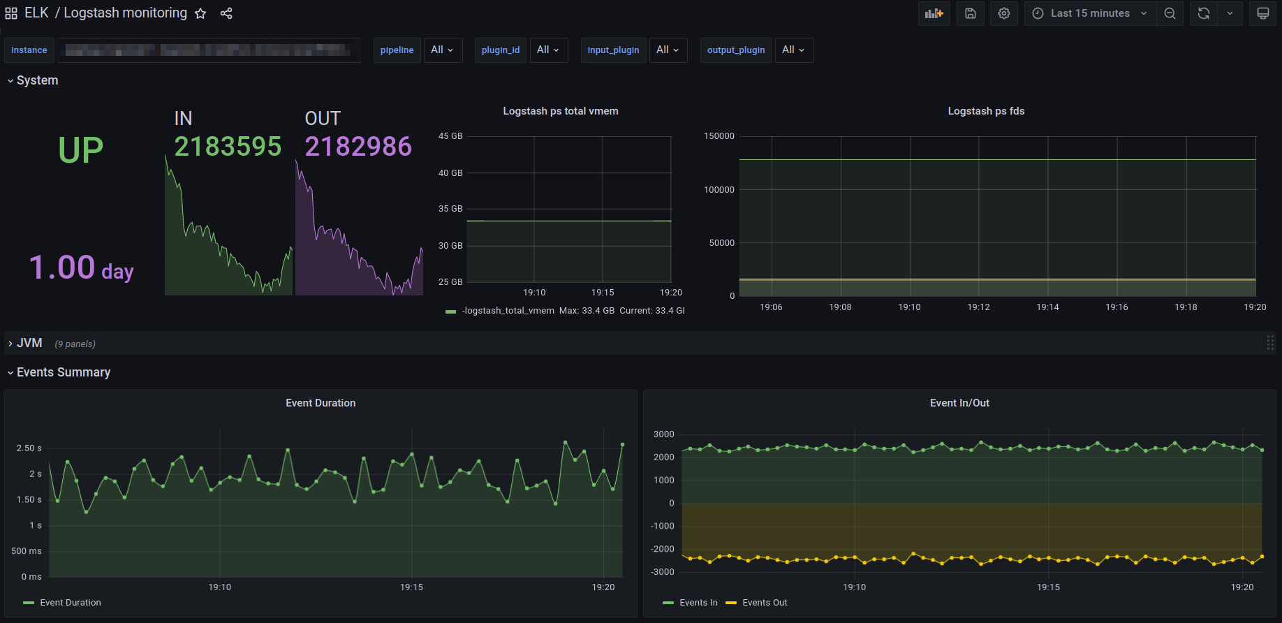
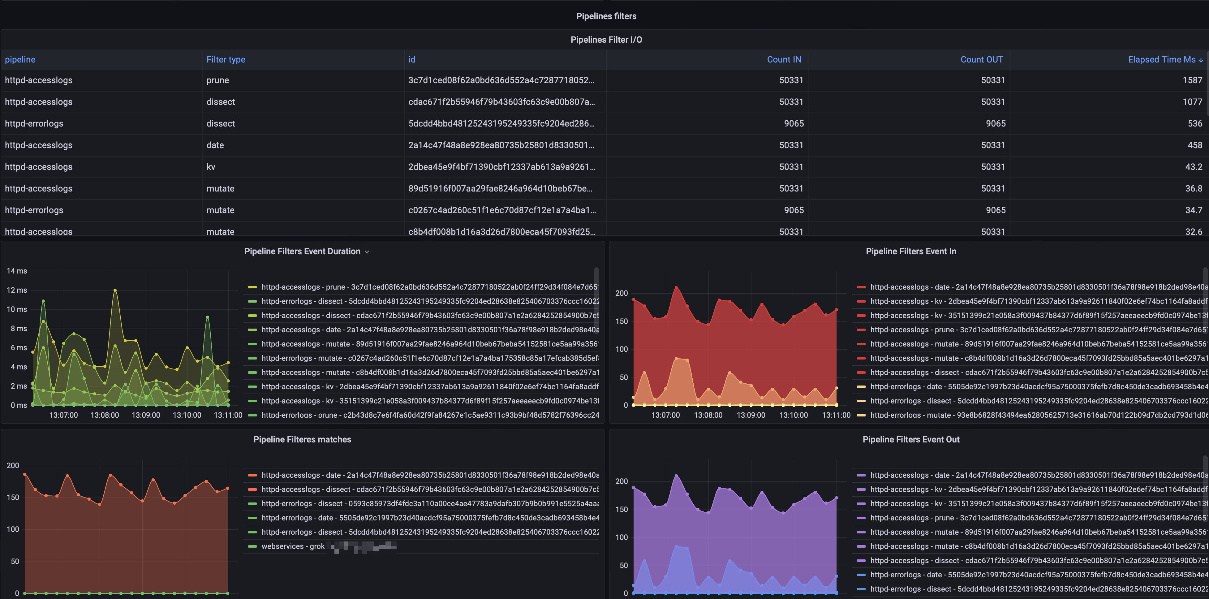
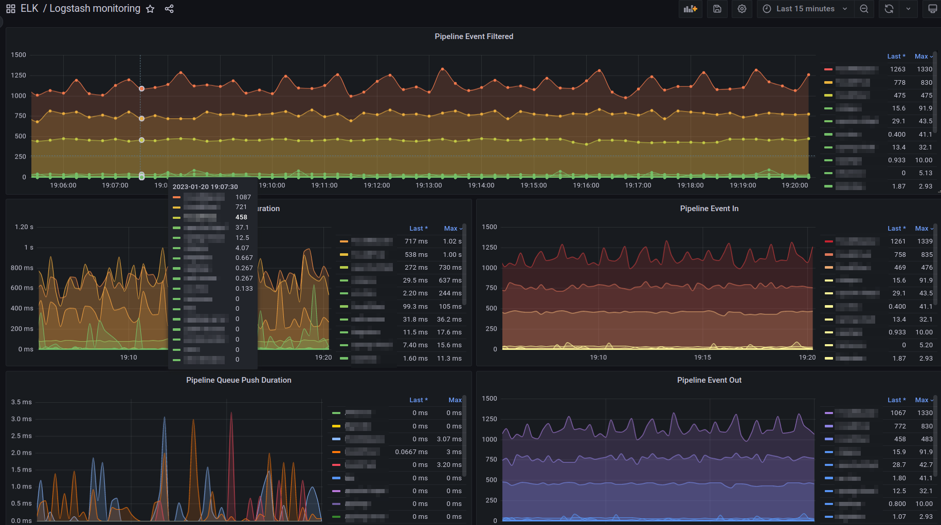
System, JVM, Pipeline and individual plugin stats
This dashboard for exporter: https://github.com/alxrem/prometheus-logstash-exporter works did not complete… may be I update this dashboard later… Enjoy current version!
I will appreciate if you left review.
Data source config
Collector config:
Upload an updated version of an exported dashboard.json file from Grafana
| Revision | Description | Created | |
|---|---|---|---|
| Download |
