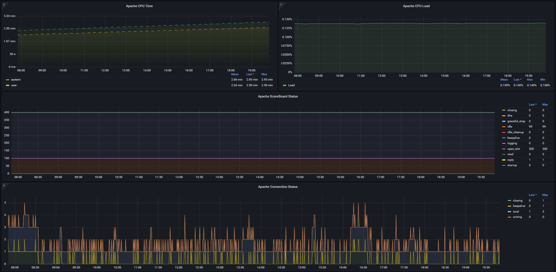
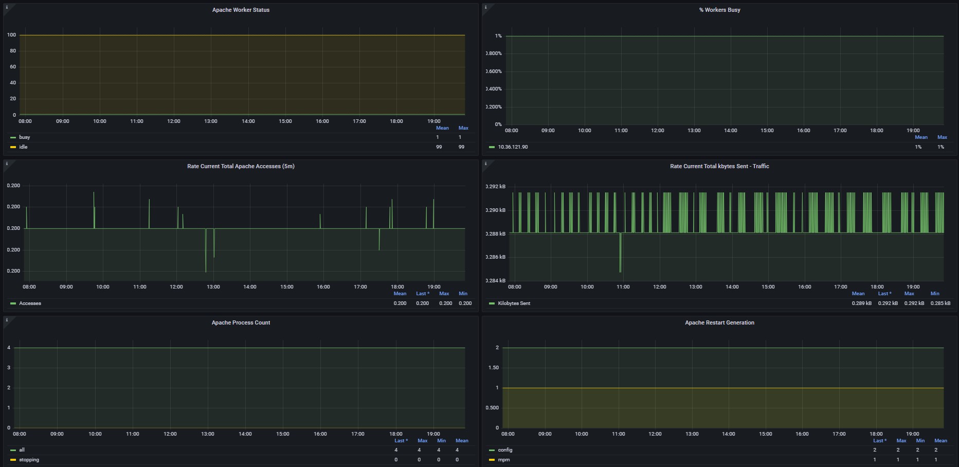
Dashboard - Apache Web Server
Apache Web Server - Prometheus Dashboard Metrics server-status HTTPD
Requerimientos.
Acceso remoto desde el nodo server “Prometheus” al servidor Cliente por el puerto 9117 TCP.
Tener instalado el plugin node_exporter (https://prometheus.io/download/).
- Revisar la documentación de Apache Modulo Status (https://httpd.apache.org/docs/current/mod/mod_status.html)
Instrucciones
Ejecutar el paso a paso de instalación y habilitación del plugin ó ejecutar script para instalar todos los pasos.
1.-Descargar la ultima versión del plugins de monitoreo desde la url :
2.- Crear usuario para ejecutar el servicio.
- sudo groupadd –system apache_exporter
- sudo useradd -s /bin/false -r -g apache_exporter apache_exporter
3.- Descomprimir el archivo descargado, ingresar a la carpeta y asignar permisos.
- tar xvf apache_exporter-.linux-amd64.tar.gz
- cd apache_exporter-.linux-amd64
- sudo chmod +x apache_exporter
- sudo chown apache_exporter.apache_exporter apache_exporter
4.- Mover el archivo binario a la ruta de ejecución en el Sistema Operativo.
- sudo mv apache_exporter /usr/local/bin/
5.- Crear archivo para servicio en systemctl llamado apache_exporter.service.
- sudo nano /etc/systemd/system/apache_exporter.service
###————————————————————————-
sudo cat «EOF» /etc/systemd/system/apache_exporter.service
[Unit] Description=Apache Exporter After=network.target
[Service]
User=apache_exporter
Group=apache_exporter
Type=simple
ExecStart=/usr/local/bin/apache_exporter
[Install] WantedBy=multi-user.target
EOF
###————————————————————————-
6.- Recargar el demonio del sistema, habilitar servicio para iniciar si existe un reinicio del sistema operativo.
- sudo systemctl daemon-reload sudo systemctl enable apache_exporter.service
7.- Permisos
- sudo semanage fcontext -a -t bin_t ‘/usr/local/bin/apache_exporter’
- sudo chcon -Rv -u system_u -t bin_t ‘/usr/local/bin/apache_exporter’
8.- Detener, Iniciar y chequear el estatus del servicio node exporter.
- sudo systemctl stop apache_exporter.service
- sudo systemctl start apache_exporter.service
- sudo systemctl status apache_exporter.service
9.- Chequear la versión instalada.
- apache_exporter –version
10.- Verificar las métricas ya recopiladas por apache_exporter.
- curl http://localhost/server-status
11.- Crear en el servidor Prometheus el “job” con la siguiente configuración para monitorear el servidor cliente. Editar el archivo “/etc/prometheus/prometheus.yml” .
- job_name: ‘apache_exporter’
- scrape_interval: 5s
- static_configs:
- targets:
- ‘<$IP_apache_exporter>:9117’
- labels:
- env: “$ENV”
12.- Habilitar mod_status en servicio Web Server Apache “HTTPD” en la ruta: “/etc/httpd/conf/httpd.conf”. Descomentar (eliminar carácter #) en la linea referente al modulo.
- LoadModule status_module modules/mod_status.so
13.- Crear archivo “apache_exporter.conf” en la ruta: “/etc/httpd/conf.d” para el servicio Web Server Apache “HTTPD”. Habilitar las estadísticas (Solo solo locales).
ExtendedStatus on
<Location /server-status>
SetHandler server-status
Order deny,allow
Deny from all
Allow from localhost
14.- Reinicio del servicio httpd “Web Server Apache” para que considere los cambios realizados.
- systemctl restart httpd
Data source config
Collector config:
Upload an updated version of an exported dashboard.json file from Grafana
| Revision | Description | Created | |
|---|---|---|---|
| Download |
