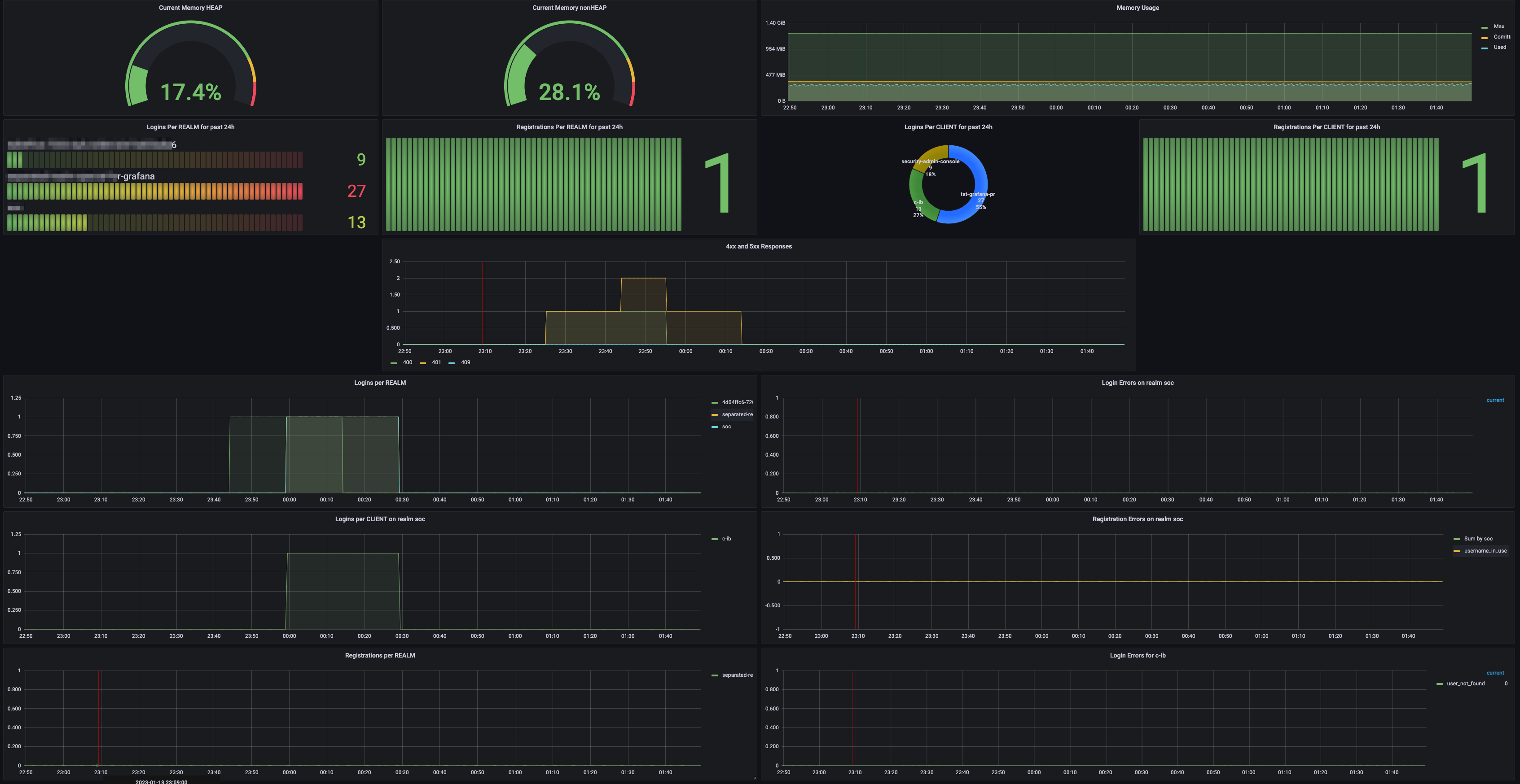
Keycloak Metrics Dashboard New Visualizations
Dashboard of Keycloak metrics exported with Keycloak Metrics SPI https://github.com/aerogear/keycloak-metrics-spi Keycloak dashboard with actual visualizations - is a copy of dashboard id 10441
Dashboard of Keycloak metrics exported with Keycloak Metrics SPI
Data source config
Collector config:
Upload an updated version of an exported dashboard.json file from Grafana
| Revision | Description | Created | |
|---|---|---|---|
| Download |
New Relic
With the Grafana plugin for New Relic, you can quickly visualize your New Relic data in Grafana.
Learn more