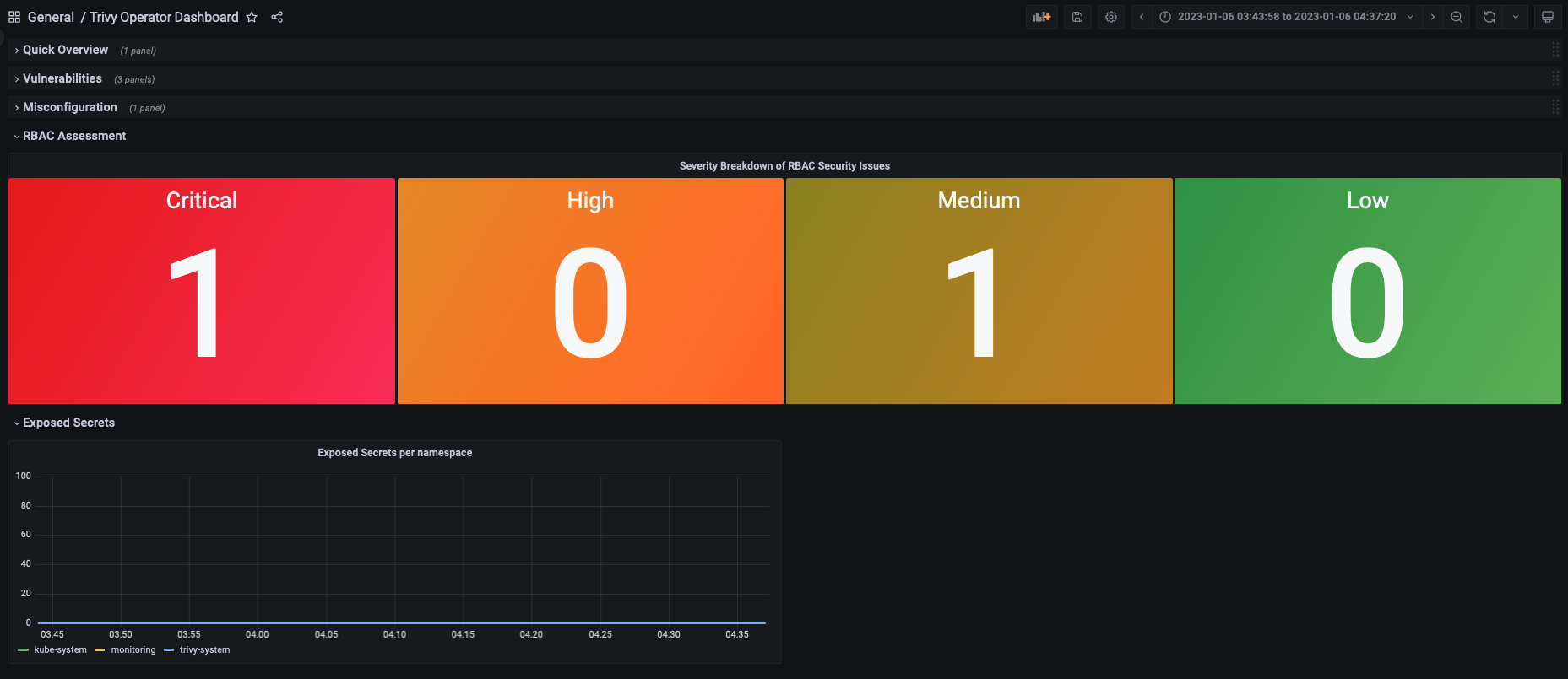
Trivy Operator Dashboard
This Dashboard is used to visualise the metrics from the security reports of the Trivy Operator
Data source config
Collector config:
Upload an updated version of an exported dashboard.json file from Grafana
| Revision | Description | Created | |
|---|---|---|---|
| Download |
