VictoriaMetrics - backupmanager
Overview for VictoriaMetrics backupmanager v1.85.3 or higher
VictoriaMetrics backupmanager overview
Requirements
vmbackupmanager: each revision may have different vmbackupmanager version requirements.
Grafana: each revision may have different Grafana version requirements.
Use Prometheus datasource with Prometheus or VictoriaMetrics URL. See more details about how to configure monitoring here.
Description
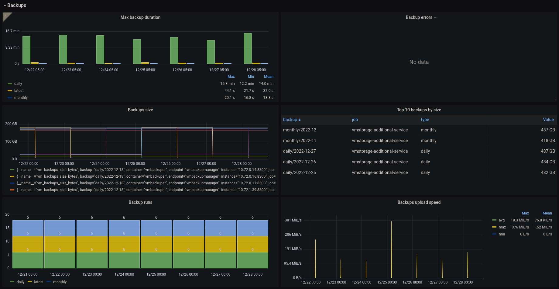
The dashboard contains visualization of the most useful metrics for vmbackupmanager, displaying status of last backup and retention runs, number of stored backups, and storage space used for backups storage. It covers such aspects as backups duration, size of stored backups, upload rate, retention statistics. If you have suggestions, improvements or found a bug - feel free to add an issue or add review to the dashboard.
More information about VictoriaMetrics.
Data source config
Collector config:
Upload an updated version of an exported dashboard.json file from Grafana
| Revision | Description | Created | |
|---|---|---|---|
| Download |
