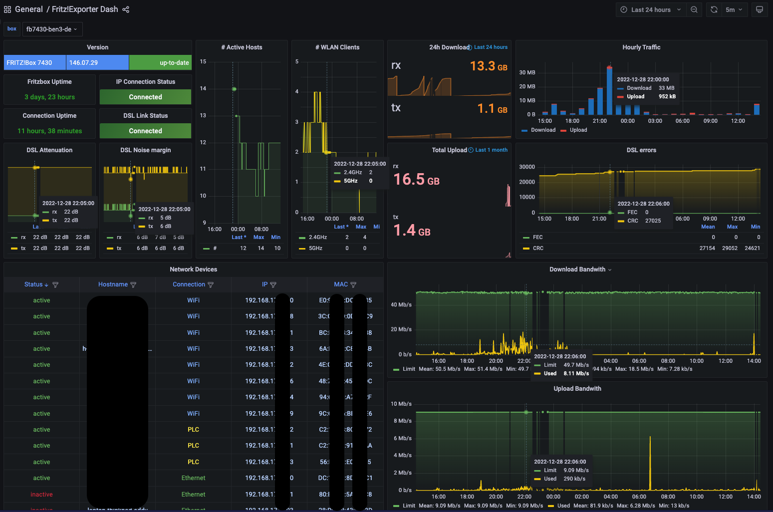
Fritz!Exporter Dash
Dashboard for FRITZ!Box routers using Prometheus and fritz_exporter
Dashboard for FRITZ!Box routers using Prometheus and fritz_exporter.
Exporter: https://github.com/pdreker/fritz_exporter since 2.1 with FRITZ_HOST_INFO enabled.
This was inspired by https://grafana.com/grafana/dashboards/13848-internet-dashboard-prometheus/
Data source config
Collector config:
Upload an updated version of an exported dashboard.json file from Grafana
| Revision | Description | Created | |
|---|---|---|---|
| Download |
