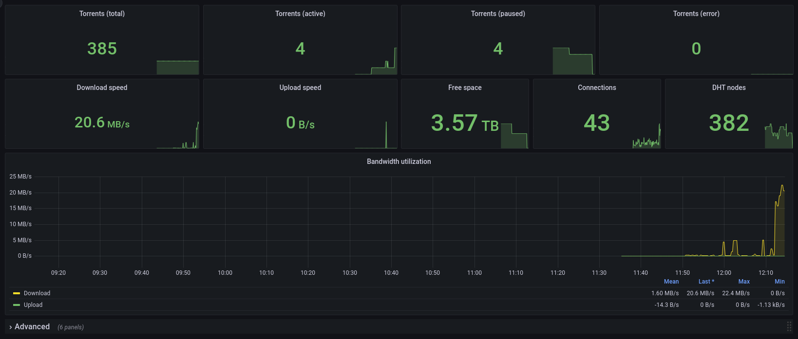
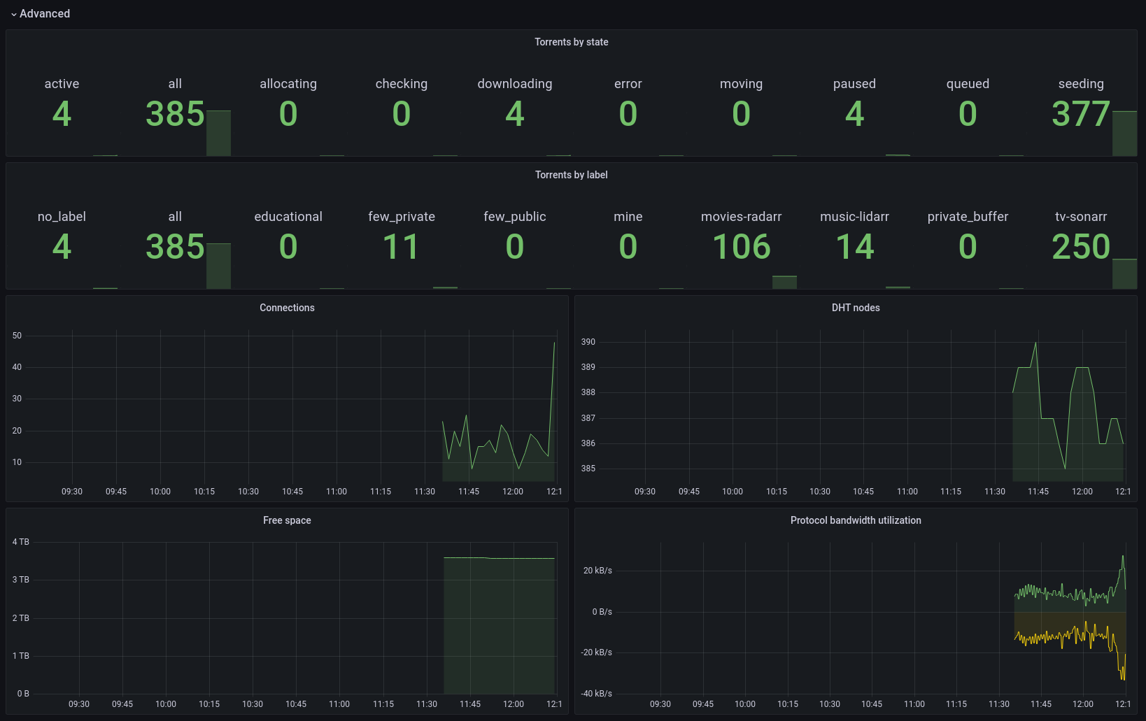
Deluge Metrics

A Deluge statistics dashboard

Deluge Metrics screenshot 1
Deluge Metrics screenshot 2

The Docker image, source code and documentation is in GitHub.

https://github.com/ngosang/deluge-exporter

Revisions
RevisionDescriptionCreated

Get this dashboard

Import the dashboard template

or

Download JSON

Datasource
Dependencies