OpenTelemetry Collector 0.68.0 v20221229
Provides information about the status of the OpenTelemetry Collector Contrib
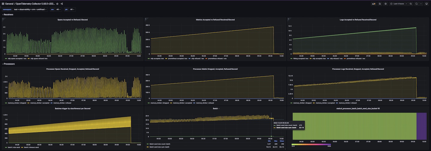
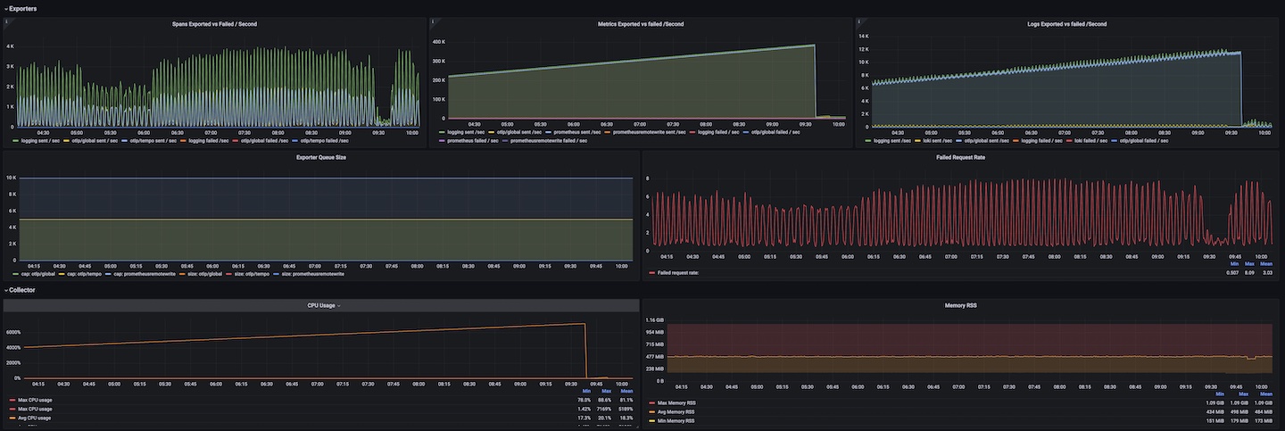
OpenTelemetry Collector version: 0.68.0 with usage of processors: memory_limiter, batch In addition: designed for Logs, Metrics and Traces
IMPORTANT: required labels: namespace, deployment_environment and job
Example of agent and setup you can find in helm chart agent: https://d7561985.github.io/k8app
Data source config
Collector config:
Upload an updated version of an exported dashboard.json file from Grafana
| Revision | Description | Created | |
|---|---|---|---|
| Download |
