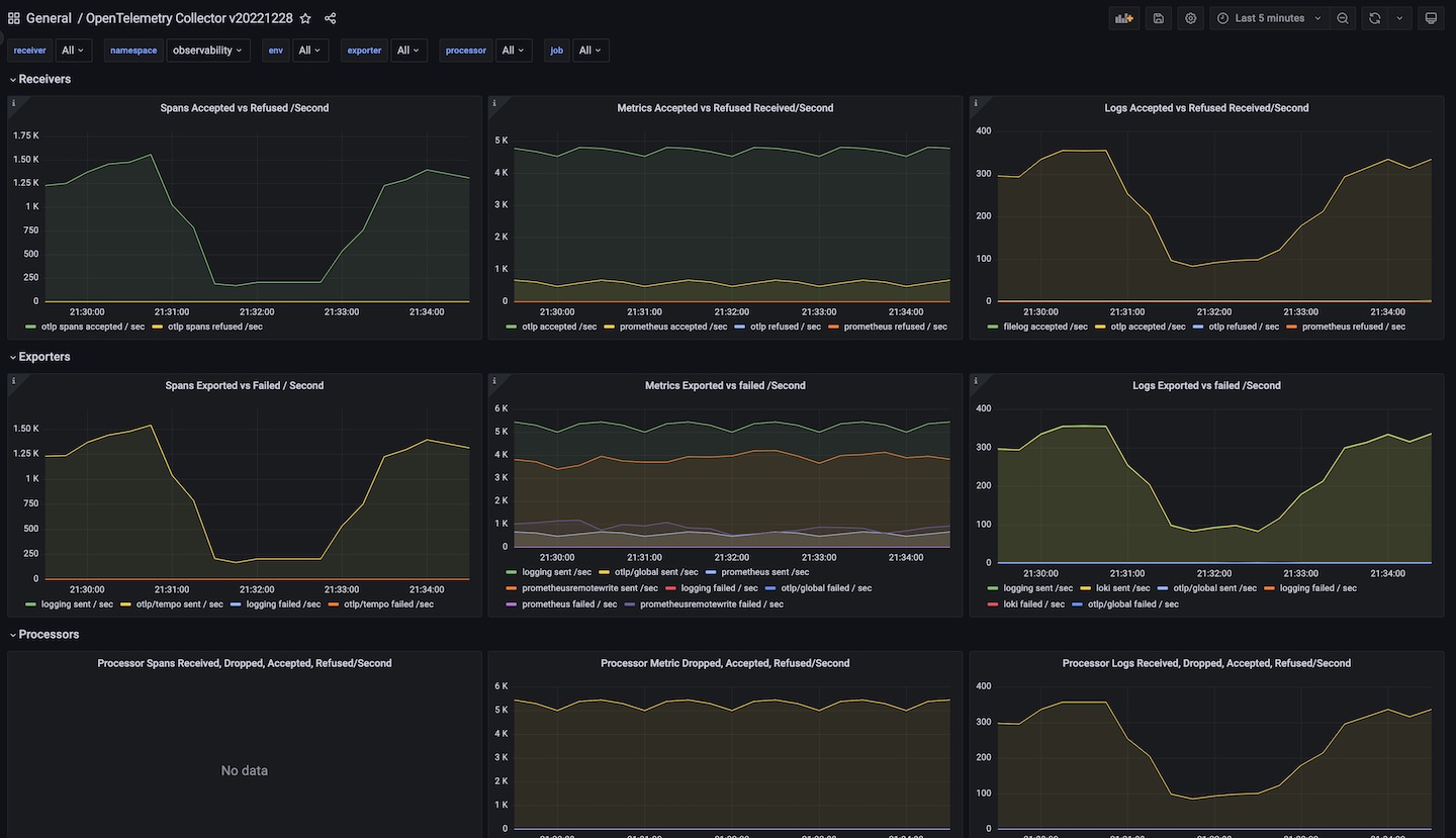
OpenTelemetry Collector v20221228
Provides information about the status of the OpenTelemetry Collector
Data source config
Collector config:
Upload an updated version of an exported dashboard.json file from Grafana
| Revision | Description | Created | |
|---|---|---|---|
| Download |
