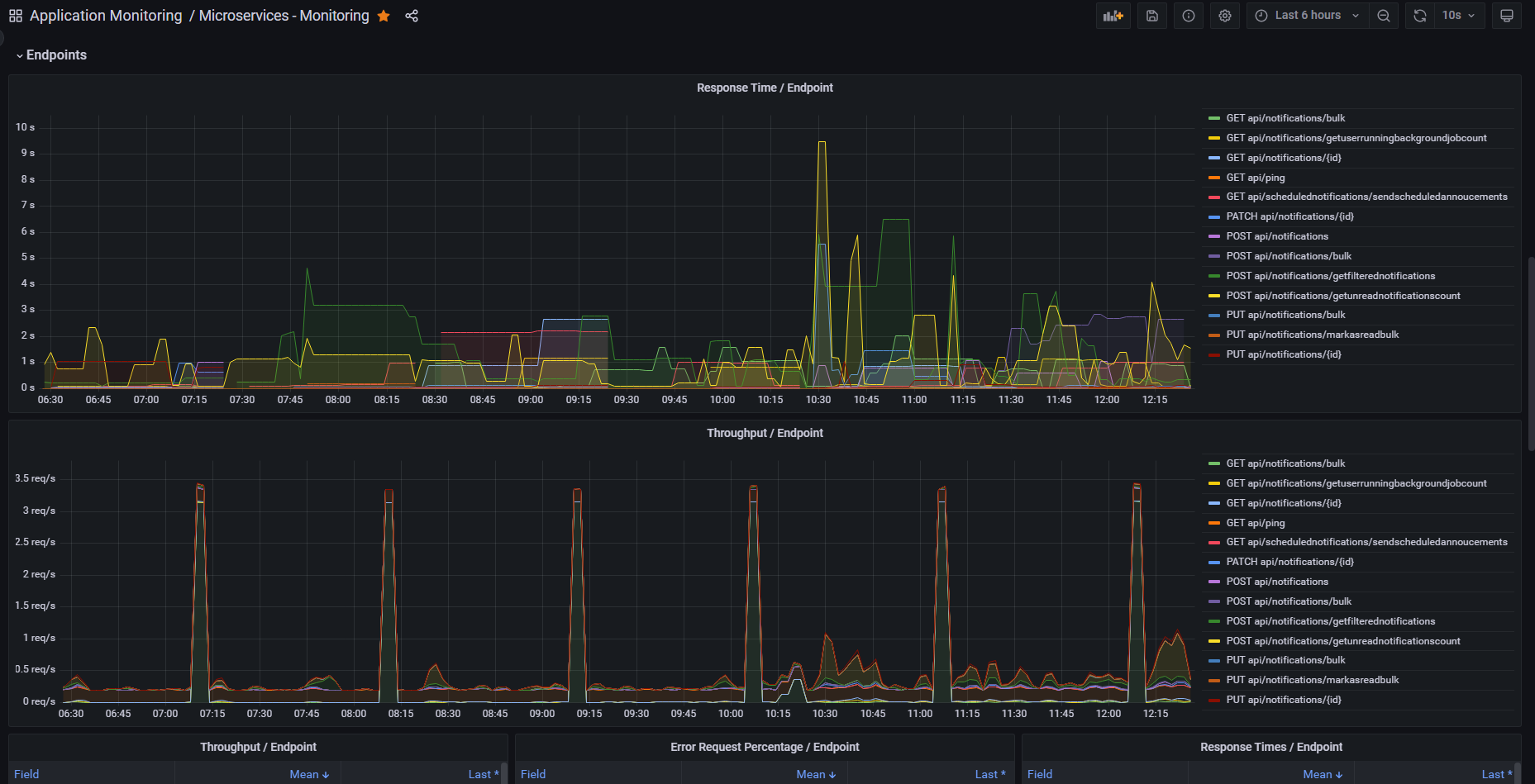
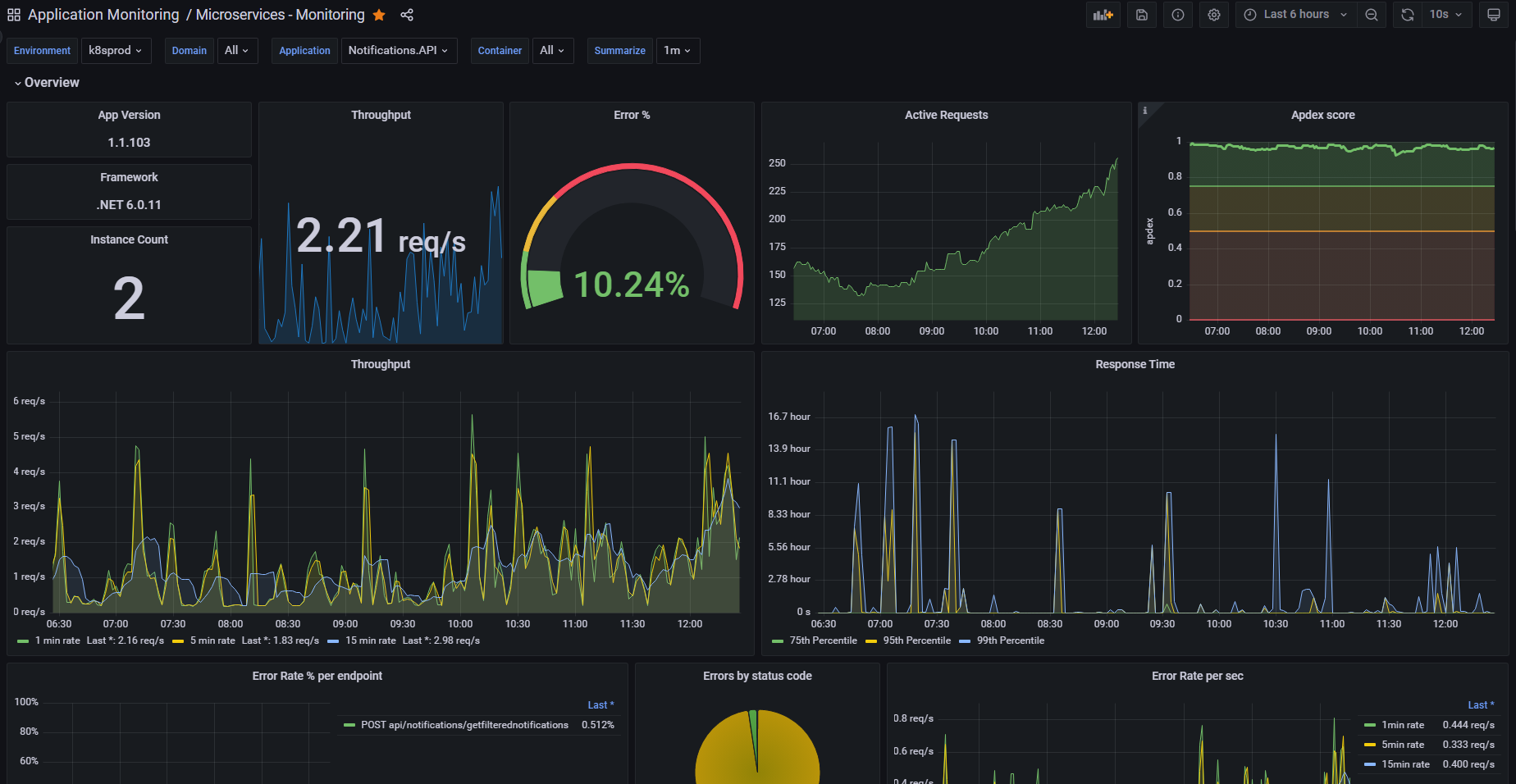
App Metrics - Web Monitoring
Dashboard to visualize metrics captured by App Metrics ASP.NET Core Middleware, tested with App.Metrics.Formatters.Prometheus 4.3.0 - https://www.app-metrics.io/
App Metrics
App Metrics is an open-source and cross-platform .NET library used to record metrics within an application. App Metrics can run on .NET Core or on the full .NET framework also supporting .NET 4.5.2.
Dashboard to visualize metrics captured by App Metrics ASP.NET Core Middleware, tested with App.Metrics.Formatters.Prometheus.
Data source config
Collector config:
Upload an updated version of an exported dashboard.json file from Grafana
| Revision | Description | Created | |
|---|---|---|---|
| Download |
