Django / Overview
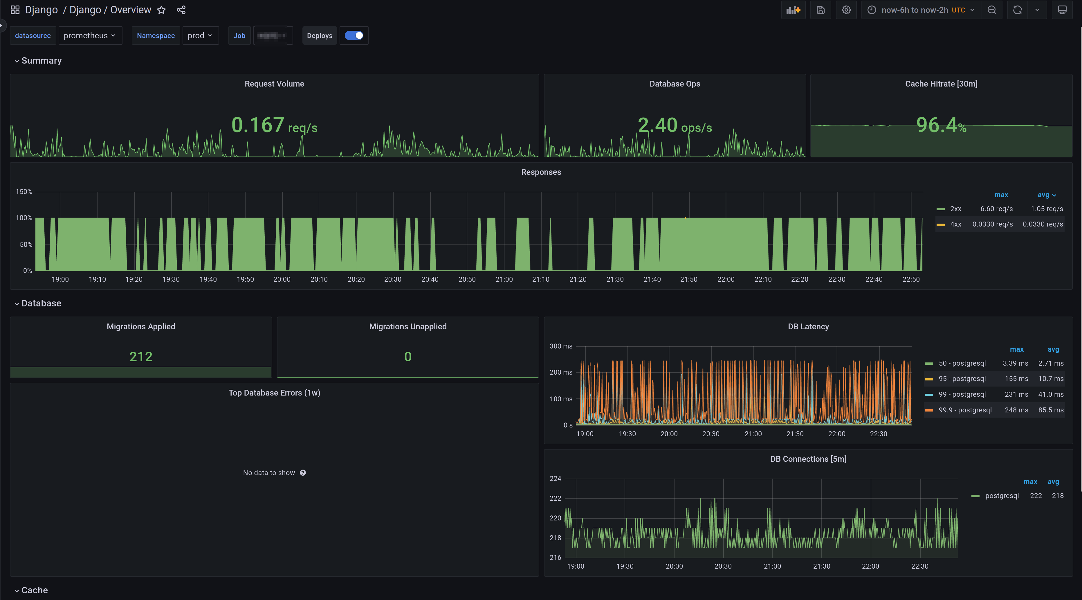
A dashboard that monitors Django which focuses on giving a overview for the system (requests, db, cache). The dashboards were generated using [Django-mixin](https://github.com/adinhodovic/django-mixin). Open issues and create feature requests in the repository.
A dashboard that monitors Django which focuses on giving a overview for the system (requests, db, cache). It is created using the Django-mixin.
Data source config
Collector config:
Upload an updated version of an exported dashboard.json file from Grafana
| Revision | Description | Created | |
|---|---|---|---|
| Download |
